Huawei SDongle - Wie kann man den ansprechen?

Allgemeine Informationen zum Nachbau und zum Forum.
PV-Monitorung / PV Überwachung

Moderator: Ulrich

Modellbauhütte
Beiträge: 143
Registriert: So 20. Feb 2022, 15:12
Hat sich bedankt: 10 Mal
Danksagung erhalten: 17 Mal

Huawei SDongle - Wie kann man den ansprechen?

Beitrag von Modellbauhütte »

Moin,
ich habe eine Huawei PV-Anlage mit dem SDongle.

Kann man den z.B. mit dem MQTT-Explorer direkt ansprechen oder gibt es andere Windows-Software, mit dem man den ansprechen kann?

Oder über welches Protokoll / Port ist der erreichbar?

Gruß,
Moritz
Huawei SUN2000-6KTL-M1 / SDongle

Benutzeravatar
anraso
Beiträge: 32
Registriert: Mi 23. Mär 2022, 15:25

Re: Huawei SDongle - Wie kann man den ansprechen?

Beitrag von anraso »

Hi,

den kannste via Modbus TCP anspechen.
Am einfachsten mit diesem Projekt.
Ist der Regler 62.

Hab ich letzte Woche selbst realisiert. Geht wie doof!

Grüße
André
HUAWEI Smart Energy Center SUN2000-8KTL-M1 mit Huawei Batterie 15KW und Smart Dongle, Huawai Panele 9kwp im Einsatz.
Begeisterter langjähriger Homematic-Freak.

Modellbauhütte
Beiträge: 143
Registriert: So 20. Feb 2022, 15:12
Hat sich bedankt: 10 Mal
Danksagung erhalten: 17 Mal

Re: Huawei SDongle - Wie kann man den ansprechen?

Beitrag von Modellbauhütte »

Moin,
also ich habe jetzt den Raspberry eingerichtet und bekomme auch ein Dashboard, das ist allerdings komplett leer.

Mir ist nicht klar, was ich noch wo konfigurieren muss.

Meine PV-Anlage ist wie gesagt mit einem SDongle, der im LAN hängt. MODBUS Port 502 ist offen.

Aber was muss ich jetzt tun?

Gruß,
Moritz
Huawei SUN2000-6KTL-M1 / SDongle

Benutzeravatar
Ulrich
Administrator
Beiträge: 6575
Registriert: Sa 7. Nov 2015, 10:33
Wohnort: Essen
Hat sich bedankt: 164 Mal
Danksagung erhalten: 917 Mal

Re: Huawei SDongle - Wie kann man den ansprechen?

Beitrag von Ulrich »

Hallo Moritz,

hier gibt es doch eine Schritt für Schritt Anweisung. Ist da etwas nicht verständlich?
https://solaranzeige.de/phpBB3/download ... hboard.pdf
-----------------------------------------------------
Ulrich . . . . . . . . [ Admin ]

Modellbauhütte
Beiträge: 143
Registriert: So 20. Feb 2022, 15:12
Hat sich bedankt: 10 Mal
Danksagung erhalten: 17 Mal

Re: Huawei SDongle - Wie kann man den ansprechen?

Beitrag von Modellbauhütte »

Hallo Ulrich,
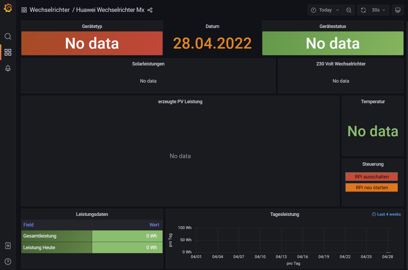
also ich habe jetzt das Dashboard, aber ich weiß nicht, welches das richtige ist. "62" sollte für den SDongle über LAN der richtige sein.

Aber im Dashboar steht dann überaall nur "NO DATA"
2022-04-28 17_15_07-Huawei Wechselrichter Mx - Grafana.png
Also da stimmt irgendwas noch nicht.

Gruß,
Moritz
Huawei SUN2000-6KTL-M1 / SDongle

malzknecht
Beiträge: 12
Registriert: Do 21. Apr 2022, 22:08
Danksagung erhalten: 5 Mal

Re: Huawei SDongle - Wie kann man den ansprechen?

Beitrag von malzknecht »

Hallo,
Nachdem ich das gleiche hinter mir hab :-)

Ich musste noch mit der FusionSolar App im Wechselrichter unter RS485_1 den Modbus TCP aktivieren. War auf AUS.
Dann hat es bei mir funktioniert.

Grüße,
Hermann

TeamO
Beiträge: 1267
Registriert: Mo 22. Jun 2020, 08:58
Wohnort: Ulm / Neu-Ulm
Hat sich bedankt: 25 Mal
Danksagung erhalten: 214 Mal

Re: Huawei SDongle - Wie kann man den ansprechen?

Beitrag von TeamO »

Was sagt das solaranzeige.log?
Gruß Timo

Auflistung Geräte/Dashboards/Anschlussart
Datenbankfelder der einzelnen Geräte
GANZ WICHTIG: Überblick der vorhandenen Anleitungen

Fertige Komplett-Systeme gibt es hier anfragen[AT]bauer-timo[.]de

Tibber Invite (100% Öko-Strom + 50€ Bonus)

Benutzeravatar
Ulrich
Administrator
Beiträge: 6575
Registriert: Sa 7. Nov 2015, 10:33
Wohnort: Essen
Hat sich bedankt: 164 Mal
Danksagung erhalten: 917 Mal

Re: Huawei SDongle - Wie kann man den ansprechen?

Beitrag von Ulrich »

$WR_IP = "<IP-Geräteadresse>";
$WR_Port = "502";
$WR_Adresse = "1";

Hast Du eventuell eine andere Geräte ID wie 1 in deinem Wechselrichter eingestellt?

Der sDonlge muss mindestens SW-Version V100R001C00SPC124 installiert haben
-----------------------------------------------------
Ulrich . . . . . . . . [ Admin ]

Modellbauhütte
Beiträge: 143
Registriert: So 20. Feb 2022, 15:12
Hat sich bedankt: 10 Mal
Danksagung erhalten: 17 Mal

Re: Huawei SDongle - Wie kann man den ansprechen?

Beitrag von Modellbauhütte »

Moin,
danke, das habe ich schon gemacht, kontrolliere ich aber nochmal.

Gruß
Moritz
malzknecht hat geschrieben:
Do 28. Apr 2022, 18:49
Hallo,
Nachdem ich das gleiche hinter mir hab :-)

Ich musste noch mit der FusionSolar App im Wechselrichter unter RS485_1 den Modbus TCP aktivieren. War auf AUS.
Dann hat es bei mir funktioniert.

Grüße,
Hermann
Ulrich hat geschrieben:
Do 28. Apr 2022, 19:36
$WR_IP = "<IP-Geräteadresse>";
$WR_Port = "502";
$WR_Adresse = "1";

Hast Du eventuell eine andere Geräte ID wie 1 in deinem Wechselrichter eingestellt?

Der sDonlge muss mindestens SW-Version V100R001C00SPC124 installiert haben
SDongle ist die SPC127, ganz frisch von Huawei bekommen. Connect mit MODBUS-Clients funktioniert auch im LAN.

Also das sollte soweit stimmen.
Huawei SUN2000-6KTL-M1 / SDongle

Modellbauhütte
Beiträge: 143
Registriert: So 20. Feb 2022, 15:12
Hat sich bedankt: 10 Mal
Danksagung erhalten: 17 Mal

Re: Huawei SDongle - Wie kann man den ansprechen?

Beitrag von Modellbauhütte »

Moin,
hier das LOG-File.
TeamO hat geschrieben:
Do 28. Apr 2022, 19:09
Was sagt das solaranzeige.log?
Gruß,
Moritz
Dateianhänge
solaranzeige.log
(160.58 KiB) 607-mal heruntergeladen
Huawei SUN2000-6KTL-M1 / SDongle

Zurück zu „Allgemeines“

Wer ist online?

Mitglieder in diesem Forum: 0 Mitglieder und 0 Gäste