Huawei Sun2000 M1 mit Dongle und MBUS/tcp konfigurieren, dass keine Fehler mehr auftreten
Moderator: Ulrich
-
- Beiträge: 36
- Registriert: So 25. Dez 2022, 21:57
- Hat sich bedankt: 1 Mal
- Danksagung erhalten: 2 Mal
Huawei Sun2000 M1 mit Dongle und MBUS/tcp konfigurieren, dass keine Fehler mehr auftreten
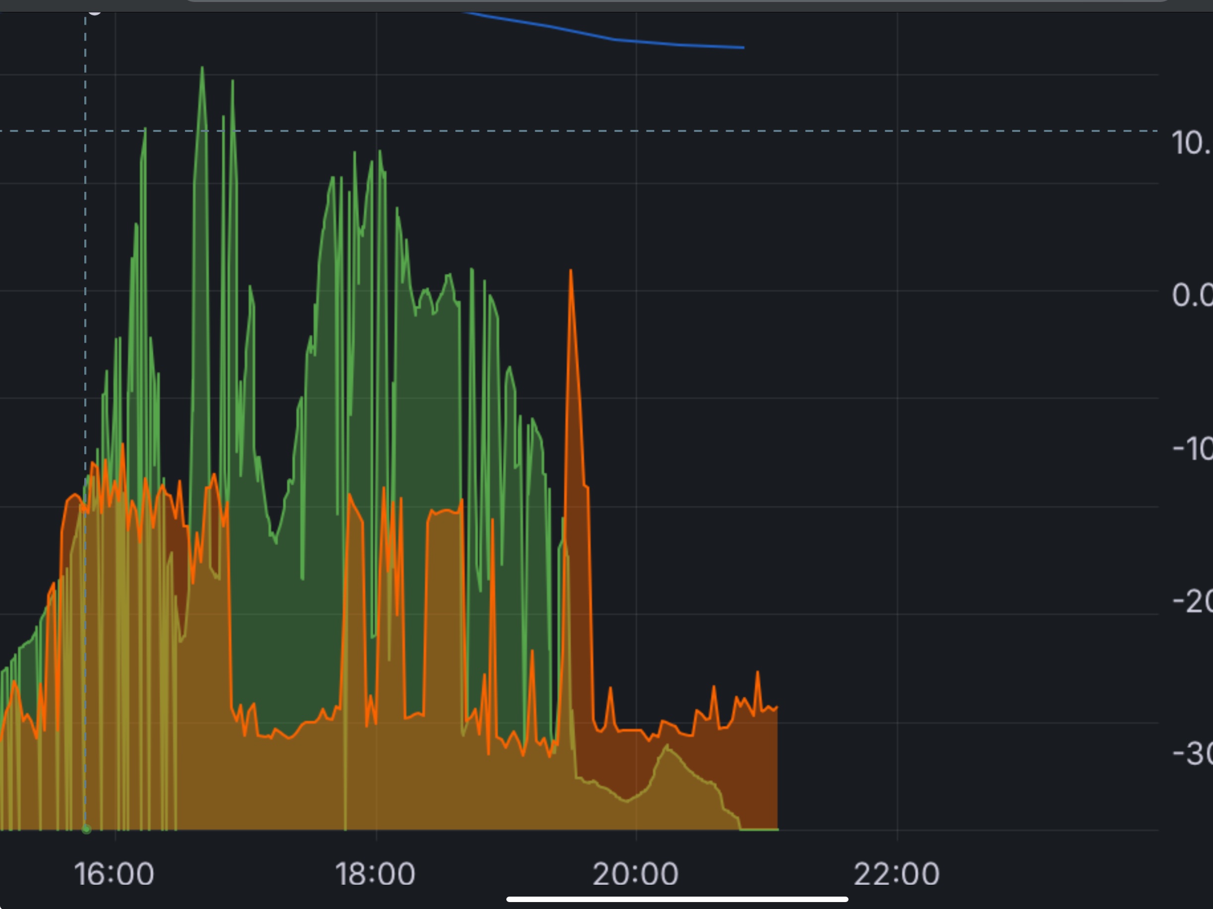
Ich habe die Solaranzeige Anfang 2023 installiert und habe dabei auch alle Probleme erlebt, die in so vielen Posts beschrieben sind …
Ich wollte mich damit nicht abfinden und habe durch das lesen vieler kluger Beiträge hier im Forum und eigene Versuche es schließlich geschafft, dass der Wechselrichter mit der solaranzeige so läuft, dass alle Werte richtig sind und keine Ausreißer mehr vorkommen.
Falls Interesse besteht, kann ich ein umfangreiches howto anlegen …
Vorher: Nachher:
Ich wollte mich damit nicht abfinden und habe durch das lesen vieler kluger Beiträge hier im Forum und eigene Versuche es schließlich geschafft, dass der Wechselrichter mit der solaranzeige so läuft, dass alle Werte richtig sind und keine Ausreißer mehr vorkommen.
Falls Interesse besteht, kann ich ein umfangreiches howto anlegen …
Vorher: Nachher:
- Ulrich
- Administrator
- Beiträge: 6576
- Registriert: Sa 7. Nov 2015, 10:33
- Wohnort: Essen
- Hat sich bedankt: 164 Mal
- Danksagung erhalten: 917 Mal
Re: Huawei Sun2000 M1 mit Dongle und MBUS/tcp konfigurieren, dass keine Fehler mehr auftreten
Daran besteht mit Sicherheit sehr großes Interesse! Vor allem, wenn es generell bei allen Mitgliedern dann funktioniert.
-----------------------------------------------------
Ulrich . . . . . . . . [ Admin ]
Ulrich . . . . . . . . [ Admin ]
-
- Beiträge: 36
- Registriert: So 25. Dez 2022, 21:57
- Hat sich bedankt: 1 Mal
- Danksagung erhalten: 2 Mal
Re: Huawei Sun2000 M1 mit Dongle und MBUS/tcp konfigurieren, dass keine Fehler mehr auftreten
Ich kann es natürlich nur für meinen Wechselrichter sagen, aber es spricht vieles dafür, dass es dann bei allen funktioniert (oder wenigstens fast allen).
Wie soll ich es machen?
Als pdf-File? Oder einfach als Fließtext?
Wie soll ich es machen?
Als pdf-File? Oder einfach als Fließtext?
- Ulrich
- Administrator
- Beiträge: 6576
- Registriert: Sa 7. Nov 2015, 10:33
- Wohnort: Essen
- Hat sich bedankt: 164 Mal
- Danksagung erhalten: 917 Mal
Re: Huawei Sun2000 M1 mit Dongle und MBUS/tcp konfigurieren, dass keine Fehler mehr auftreten
Ich glaube als PDF Dokument kann man es besser formatieren und lesen.
-----------------------------------------------------
Ulrich . . . . . . . . [ Admin ]
Ulrich . . . . . . . . [ Admin ]
-
- Beiträge: 36
- Registriert: So 25. Dez 2022, 21:57
- Hat sich bedankt: 1 Mal
- Danksagung erhalten: 2 Mal
Re: Huawei Sun2000 M1 mit Dongle und MBUS/tcp konfigurieren, dass keine Fehler mehr auftreten
Ich mache mich dran.
Die huawai_LAN.php ist ein zentraler Bestandteil davon … ich habe sie in dem betreffenden Thread hochgeladen (diese Datei dort hat noch einen Fehler in der Berechnung der GesamtPV-Leistung, ich kann das aber erst heute Abend verbessern). Vielleicht kann man die Datei als Standard-Datei übernehmen?
Die huawai_LAN.php ist ein zentraler Bestandteil davon … ich habe sie in dem betreffenden Thread hochgeladen (diese Datei dort hat noch einen Fehler in der Berechnung der GesamtPV-Leistung, ich kann das aber erst heute Abend verbessern). Vielleicht kann man die Datei als Standard-Datei übernehmen?
- Ulrich
- Administrator
- Beiträge: 6576
- Registriert: Sa 7. Nov 2015, 10:33
- Wohnort: Essen
- Hat sich bedankt: 164 Mal
- Danksagung erhalten: 917 Mal
Re: Huawei Sun2000 M1 mit Dongle und MBUS/tcp konfigurieren, dass keine Fehler mehr auftreten
Ich schau mir das einmal an. Kannst du mir bitte die korrekte Datei per eMail zusenden?
-----------------------------------------------------
Ulrich . . . . . . . . [ Admin ]
Ulrich . . . . . . . . [ Admin ]
-
- Beiträge: 36
- Registriert: So 25. Dez 2022, 21:57
- Hat sich bedankt: 1 Mal
- Danksagung erhalten: 2 Mal
Re: Huawei Sun2000 M1 mit Dongle und MBUS/tcp konfigurieren, dass keine Fehler mehr auftreten
Ich habe leider keine Möglichleit gefunden eine Mail an Dich zu schreiben, daher kommt die Datei hier.
Ich habe einen Sun2000 8ktl M1
Ich habe alles was ich hinzugefügt habe kommentiert.
Ich habe einen Sun2000 8ktl M1
Ich habe alles was ich hinzugefügt habe kommentiert.
-
- Beiträge: 36
- Registriert: So 25. Dez 2022, 21:57
- Hat sich bedankt: 1 Mal
- Danksagung erhalten: 2 Mal
Re: Huawei Sun2000 M1 mit Dongle und MBUS/tcp konfigurieren, dass keine Fehler mehr auftreten
Ich habe jetzt herausgefunden, warum die Abfrageschleife der PV-Daten manchmal nicht richtig funktioniert.
Das liegt daran, dass gelegentlich anstatt der Zahl der Strings "0" geliefert wird.
Nach Studium der Huawei-Doku bzgl. der Abfrage habe ich einfach als Endpunkt der Schleife die maximal möglich Anzahl von Strings eingesetzt, nämlich 8. Damit funktioniert das Ganze mit nur einer kleinen Änderung zum Original.
Ich habe die huawei_LAN.php im vorherigen Post entsprechend geändert, die neue Version hat die alte ersetzt.
@Ulrich: Evtl. kann man die Standard-Datei durch die beigefügte ersetzen, wenn sie geprüft und für gut befunden wurde, das würde manchem Einsteiger viel Ärger ersparen.
Vorher:
Nachher:
Das liegt daran, dass gelegentlich anstatt der Zahl der Strings "0" geliefert wird.
Nach Studium der Huawei-Doku bzgl. der Abfrage habe ich einfach als Endpunkt der Schleife die maximal möglich Anzahl von Strings eingesetzt, nämlich 8. Damit funktioniert das Ganze mit nur einer kleinen Änderung zum Original.
Ich habe die huawei_LAN.php im vorherigen Post entsprechend geändert, die neue Version hat die alte ersetzt.
@Ulrich: Evtl. kann man die Standard-Datei durch die beigefügte ersetzen, wenn sie geprüft und für gut befunden wurde, das würde manchem Einsteiger viel Ärger ersparen.
Vorher:
Nachher:
- Ulrich
- Administrator
- Beiträge: 6576
- Registriert: Sa 7. Nov 2015, 10:33
- Wohnort: Essen
- Hat sich bedankt: 164 Mal
- Danksagung erhalten: 917 Mal
Re: Huawei Sun2000 M1 mit Dongle und MBUS/tcp konfigurieren, dass keine Fehler mehr auftreten
Ich habe die Datei huawei_LAN.php jetzt ausgetauscht. Bitte ein Update auf die Solaranzeige machen und ausprobieren. Vielen Dank an HNoll!
-----------------------------------------------------
Ulrich . . . . . . . . [ Admin ]
Ulrich . . . . . . . . [ Admin ]
-
- Beiträge: 36
- Registriert: So 25. Dez 2022, 21:57
- Hat sich bedankt: 1 Mal
- Danksagung erhalten: 2 Mal
Re: Huawei Sun2000 M1 mit Dongle und MBUS/tcp konfigurieren, dass keine Fehler mehr auftreten
Mir ist gestern noch eine Idee gekommen, wie man das ganze sehr elegant lösen kann. Die bisherige Lösung ist nämlich nicht elegant.
Die huawei_LAN.php liest den Wechselrichter 3x aus.
1x Wechselrichterparameter
1x PV/Stromdaten
1x Batteriedaten
Bei jeden Auslesevorgang können natürlich Fehler auftreten.
sh9wito1, dem mein ganz besonderer Dank gilt, hat für die PV/Stromdaten und die Batteriedaten eine sehr elegante Abfrage gemacht, ob die Daten richtig sind.
Ich habe jetzt die gleiche Abfrage für die Parameterdaten angewendet. So ganz nebenbei steht jetzt immer der richtige Wechselrichter bei der Art des Wechselrichters.
Da ursprüngliche Code ist bis auf diese Abfrage und das abfangen der gelegentlichen Nullwerte bei der Netzfrequenz, der Spannung und der Wechselrichtertemperatur unverändert.
Ich habe die Datei geändert und denke, dass das jetzt das letzte Mal ist.
Ich bitte die Unannehmlichkeit zu entschuldigen.
Die letzten beiden Tage haben mir sehr viele Erkenntnisse verschafft.
Vielen Dank an das gesamte Forum!
Die huawei_LAN.php liest den Wechselrichter 3x aus.
1x Wechselrichterparameter
1x PV/Stromdaten
1x Batteriedaten
Bei jeden Auslesevorgang können natürlich Fehler auftreten.
sh9wito1, dem mein ganz besonderer Dank gilt, hat für die PV/Stromdaten und die Batteriedaten eine sehr elegante Abfrage gemacht, ob die Daten richtig sind.
Ich habe jetzt die gleiche Abfrage für die Parameterdaten angewendet. So ganz nebenbei steht jetzt immer der richtige Wechselrichter bei der Art des Wechselrichters.
Da ursprüngliche Code ist bis auf diese Abfrage und das abfangen der gelegentlichen Nullwerte bei der Netzfrequenz, der Spannung und der Wechselrichtertemperatur unverändert.
Ich habe die Datei geändert und denke, dass das jetzt das letzte Mal ist.
Ich bitte die Unannehmlichkeit zu entschuldigen.
Die letzten beiden Tage haben mir sehr viele Erkenntnisse verschafft.
Vielen Dank an das gesamte Forum!
Wer ist online?
Mitglieder in diesem Forum: 0 Mitglieder und 0 Gäste