Panasonic Aquarea Wärmepumpe auslesen und steuern

Überwachung der Solaranlage per eMail oder Pushover und Steuerung von Geräten mit Smart Home Zentralen. PV-Überschuss Steuerung verbunden mit Geräten und Tasmota Firmware. Wallbox Steuerungen und API Schnittstelle, über die Daten in die Solaranzeigen Datenbanken geschrieben und gelesen werden können. Alles, was man für Steuerungsaufgaben benötigt.

Moderator: Ulrich

Bogeyof
Beiträge: 1078
Registriert: Mi 13. Mai 2020, 10:04
Hat sich bedankt: 26 Mal
Danksagung erhalten: 154 Mal

Re: Panasonic Aquarea Wärmepumpe auslesen und steuern

Beitrag von Bogeyof »

Bilder und Fortschritt wären hier zu finden:
https://www.photovoltaikforum.com/threa ... ost2671905

Bogeyof
Beiträge: 1078
Registriert: Mi 13. Mai 2020, 10:04
Hat sich bedankt: 26 Mal
Danksagung erhalten: 154 Mal

Re: Panasonic Aquarea Wärmepumpe auslesen und steuern

Beitrag von Bogeyof »

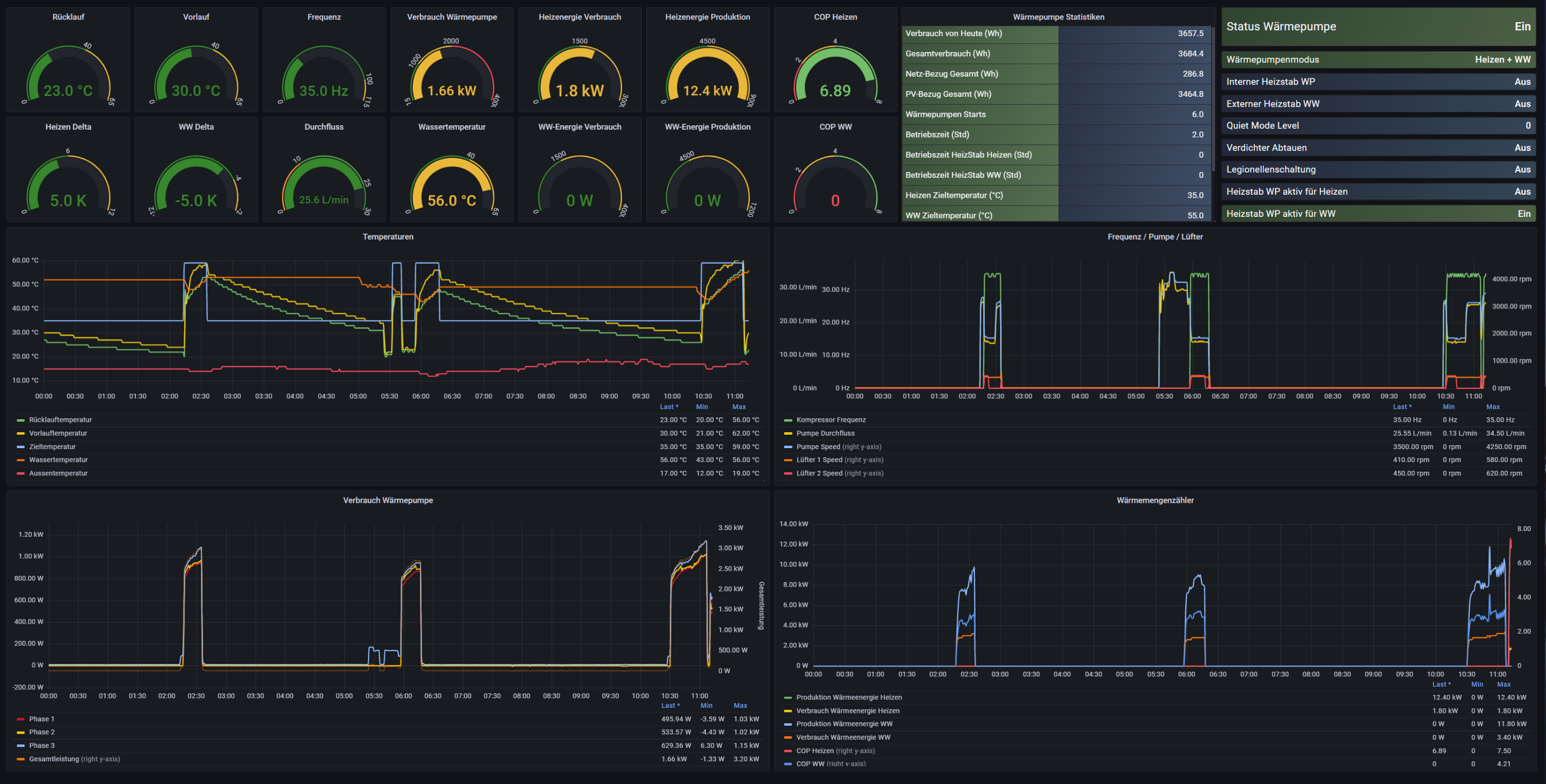
Yeeeessss, WP ist endlich angeschlossen und funktioniert. Heishamon klappt perfekt, alle Werte und auch Steuerung der WP über Heishamon bis jetzt wie erwartet (hatte ja alles schon vorher im Blindflug ohne echte Testmöglichkeit programmiert):
WP.png
Dateianhänge
Heisha monitor.pdf
(264.63 KiB) 835-mal heruntergeladen

Gerd
Beiträge: 138
Registriert: Di 6. Aug 2019, 22:06
Hat sich bedankt: 3 Mal
Danksagung erhalten: 4 Mal

Re: Panasonic Aquarea Wärmepumpe auslesen und steuern

Beitrag von Gerd »

Herzlichen Glückwunsch!

Ist bestimmt ein gutes Gefühl, ohne Putin Gas, die Bude zu heizen

Vg Gerd
Cu Gerd
My Coffee is always #000000!

Bogeyof
Beiträge: 1078
Registriert: Mi 13. Mai 2020, 10:04
Hat sich bedankt: 26 Mal
Danksagung erhalten: 154 Mal

Re: Panasonic Aquarea Wärmepumpe auslesen und steuern

Beitrag von Bogeyof »

Es wächst und gedeiht (wie immer bei mir, muss alles rauskitzeln):
WP.png

MMoeller
Beiträge: 10
Registriert: So 19. Jun 2022, 16:16

Re: Panasonic Aquarea Wärmepumpe auslesen und steuern

Beitrag von MMoeller »

Sieht ja Klasse aus,
Mal ne Frage, bist ja über die S0 Schnittstelle des Zählers gegangen, habe noch 2 digital Zähler ohne Weboberfläche ebenfalls mit S0 Eingang/Ausgang, lässt sich das einfach verbinden, in Reihe oder parallel, und dann über den Shelly auslesen? Oder wie funktioniert das bei dir mit der Schnittstelle.
Sorry wenn das hier absolut das falsche Forum dafür ist, dann entsprechend löschen.

Bogeyof
Beiträge: 1078
Registriert: Mi 13. Mai 2020, 10:04
Hat sich bedankt: 26 Mal
Danksagung erhalten: 154 Mal

Re: Panasonic Aquarea Wärmepumpe auslesen und steuern

Beitrag von Bogeyof »

Ich bin nicht ganz sicher, welche Werte Du meinst:
- Die Werte der Wärmepumpe kommen durch das Zusatzmodul Heishamon.
- Die Energiewerte lese ich vom Shelly 3EM durch die WebAPI-Schnittstelle aus. Dessen Stromzangen messen zwischen WP und Sicherung.
- An das Heishamon-Modul lässt sich wohl auch noch ein Zähler mit S0-Schnittstelle anschließen und dann mit Heishamon (WebAPI oder MQTT) auslesen. Damit habe ich aber keine Erfahrung.

Benutzeravatar
mdkeil
Beiträge: 437
Registriert: So 12. Sep 2021, 20:40
Hat sich bedankt: 13 Mal
Danksagung erhalten: 27 Mal

Re: Panasonic Aquarea Wärmepumpe auslesen und steuern

Beitrag von mdkeil »

Habt ihr über den Tag so einen großen Warmwasserverbrauch, dass die WP mind. 3 mal WW erzeugen muss?
IBN: 07/2021
Fronius Symo : 13.2kWp S 45° + 3.96 kWp S 15°
Fronius Primo : 2.97 kWp N 15°
Speicher: 14,3 kWh LiFePO4 (EEL) + Seplos BMS @ Victron MP-II 48/5000
Wallbox: 11kW echarge Hardy Barth Cpμ2 Pro
######
Tibber-Invite (100% Öko-Strom + 50€ Bonus)

Bogeyof
Beiträge: 1078
Registriert: Mi 13. Mai 2020, 10:04
Hat sich bedankt: 26 Mal
Danksagung erhalten: 154 Mal

Re: Panasonic Aquarea Wärmepumpe auslesen und steuern

Beitrag von Bogeyof »

Na ja, das waren am Anfang auch Tests. Derzeit ist es aber tatsächlich 2 mal, nachmittags auf 50 Grad (für die Nacht noch mit Sonnenstrom vorheizen) und vormittags noch einmal nachheizen auf 45 Grad.
Gesamtverbrauch ca. 2 kWh pro Tag, entspricht ca. 7 bis 8 kWh Heizenergie.
Bei uns kühlt der Speicher ca. 0,3 Grad pro Stunde aus, das sind in 10 Stunden immerhin 3 Grad. Wenn das Wasser nur 45 Grad hat ist das nicht mehr genug für 2-3 mal Duschen. Bei häufiger Nutzung der Zirkulation (wird sowohl zeitgesteuert wie manuell eingeschaltet) kühlt es sogar noch schneller runter. Das war leider schon immer so, an einmal Aufheizen und 2 Tage Nutzen ist nicht zu denken...

Benutzeravatar
mdkeil
Beiträge: 437
Registriert: So 12. Sep 2021, 20:40
Hat sich bedankt: 13 Mal
Danksagung erhalten: 27 Mal

Re: Panasonic Aquarea Wärmepumpe auslesen und steuern

Beitrag von mdkeil »

2kWh sind schon in Ordnung.. geht halt eher um die zusätzlichen Takte. Meine Daikin Altherma 3 Geo (inkl. 180L WW Speicher) heize ich vormittags mit PV auf 55°C auf.. das reicht dann am Abend für 2-3 Durchgänge.. die Temperatur fällt oft in der Nacht dann nicht unter 37°C.. das reicht uns aus bis zur nächsten WW Aufbereitung.. sollte nicht genügend PV zur Verfügung stehen, schiebe ich frühzeitig vor den Duschgängen die normale WW-Erzeugung (48°C) ein. Im Winter kommt aber hin und wieder ein zweiter Durchgang mit rein, da das WW schnelle abkühlt. Eine Zirkulation habe ich nicht mit verbaut, WW ist überall ausreichend schnell am Hahn.
IBN: 07/2021
Fronius Symo : 13.2kWp S 45° + 3.96 kWp S 15°
Fronius Primo : 2.97 kWp N 15°
Speicher: 14,3 kWh LiFePO4 (EEL) + Seplos BMS @ Victron MP-II 48/5000
Wallbox: 11kW echarge Hardy Barth Cpμ2 Pro
######
Tibber-Invite (100% Öko-Strom + 50€ Bonus)

Bogeyof
Beiträge: 1078
Registriert: Mi 13. Mai 2020, 10:04
Hat sich bedankt: 26 Mal
Danksagung erhalten: 154 Mal

Re: Panasonic Aquarea Wärmepumpe auslesen und steuern

Beitrag von Bogeyof »

An alle Panasonic WP Besitzer (und die es werden möchten), ich poste mal hier, weil ich denke, dass hier die meisten mitlesen.

Ich habe eine T-CAP 9kW und das Heishamon-Modul, dazu ein Shelly 3EM 3Phasen Energiemessgerät nur für die WP. Damit kann man die Daten der WP auslesen und in einer Datenbank speichern, danach natürlich auswerten:
pasted-from-clipboard.png
Ich habe mich mal mit den vielbeschriebenen "falschen" Wärmemengenzähler-Daten der Panasonic befasst und einiges interessantes herausgefunden. Dabei habe ich die theoretische Energiemenge für das Erwärmen des Warmwassers berechnet (hier bin von max. 80% Wirkungsgrad für das Erwärmen via Wärmetauscher im Speicher ausgegangen), im Vergleich dazu die gemessenen Werte des Shelly 3EM und die Angaben vom Wärmemengenzähler der Panasonic WP.

Vortag (Donnerstag), Erzeugung:

300 * 1,16 Wh * (46-38) * 1,25 = 3480 Wh (WW Bereitung vormittags von 38 auf 46 Grad)
300 * 1,16 Wh * (51-39) * 1,25 = 5220 Wh (WW Bereitung nachmittags von 39 auf 51 Grad)

Summe: 8700 Wh
angezeigt im Energiedaten-Menü des Bedienteils: 8800 Wh
berechnet via Heishamon Daten: 9000 Wh

Verbrauch

Shelly (Energiemessgerät) berechnet: 2500 Wh
angezeigt im Energiedaten-Menü des Bedienteils: 2200 Wh
berechnet via Heishamon Daten: 2390 Wh

COP mit Shelly (Energiemessgerät) berechnet: 3,61
COP mit Heishamon-Daten berechnet: 3,76
COP laut Bedienteil: 4,0

Heute (Freitag), Erzeugung

300 * 1,16 Wh * (46-38) * 1,25 = 3480 Wh (WW Bereitung vormittags von 38 auf 46 Grad)
Summe: 3480 Wh
angezeigt im Energiedaten-Menü des Bedienteils: 3400 Wh
berechnet via Heishamon Daten: 3590 Wh

Verbrauch

Shelly (Energiemessgerät) berechnet: 940 Wh
angezeigt im Energiedaten-Menü des Bedienteils: 800 Wh
berechnet via Heishamon Daten: 880 Wh

COP mit Shelly (Energiemessgerät) berechnet: 3,84
COP mit Heishamon-Daten berechnet: 4,08
COP laut Bedienteil: 4,2



Warum sind die Shelly Werte für den COP immer niedriger? Das liegt daran, dass die WP auch einen Grundverbrauch von ca. 230 Wh pro Tag hat (knapp 10 Wh pro Stunde), diese zählt der Shelly 3EM natürlich mit, die Werte vom internen Wärmemengenzähler zählen nur bei tatsächlicher Erzeugung von WW (und Heizen, was natürlich gerade nicht passiert).

Was man sagen kann, die Werte des Wärmemengenzählers der Panasonic sind gar so weit weg von der Realität. Bereinigt um den Grundverbrauch kommt nahezu derselbe Wert für den Energieeinsatz heraus wie auch tatsächlich via Shelly 3EM gemessen. Beim Erzeugungszähler sind die Daten im Bedienteil aber immer etwas zu niedrig, komischerweise die gleichen Daten via Heishamon berechnet sind deutlich näher an der Wirklichkeit.

Am größten ist die Differenz zwischen den im Bedienteil angezeigten Daten für den Energieverbrauch (zu niedrig) und den real gemessenen Werten (sowie den selbst via Heishamon-Daten berechneten Werten). Deshalb ist dann auch der angezeigte COP im Bedienteil generell zu hoch.

Fazit:

Wer sich nur auf die Anzeige im Bedienteil verlässt bekommt ziemlich optimistische Daten angezeigt, der COP ist dann zu hoch und der Verbrauch zu niedrig. Berechnet man sich die Werte allerdings via Auslesen mit Heishamon selbst, sind die Daten durchaus zu verwenden, es fehlt eigentlich nur noch der Grundverbrauch in der Gesamtbetrachtung.

Ich bin inzwischen der Meinung, einen zusätzlichen Wärmemengenzähler benötige ich nicht, wenn die Werte von Panasonic "richtig" ausgelesen und anschließend selbst berechnet werden. Damit habe ich allemal genügend Genauigkeit um Optimierungen durchführen und daraus resultierende Abweichungen ermitteln zu können. Ebenfalls habe ich damit genügend Informationen um die Anlage auf generelle Funktionsfähigkeit und ökonomischen Betrieb zu überwachen.

Zurück zu „Überschuss Steuerung, Anlagenüberwachung, Anbindung an die Heizung, API Schnittstelle und vieles Andere mehr.“

Wer ist online?

Mitglieder in diesem Forum: 0 Mitglieder und 0 Gäste