Statusbildschirm im Heim und Haus (Nicht nur für Solardaten)

Verschiedene Bildschirme für die Anzeige von Energieverbrauch und Erzeugung für Haus und Wohnung. Anzeigen ob Fenster geöffnet sind, wie hoch der Gas / Stromverbrauch im Moment ist, Temperaturen im Haus und Außen usw.

Moderator: Ulrich

Benutzeravatar
Ulrich
Administrator
Beiträge: 6575
Registriert: Sa 7. Nov 2015, 10:33
Wohnort: Essen
Hat sich bedankt: 164 Mal
Danksagung erhalten: 917 Mal

Statusbildschirm im Heim und Haus (Nicht nur für Solardaten)

Beitrag von Ulrich »

In diesem Bereich soll es um den Statusbildschirm im Wohnbereich gehen. [ elektronische Anzeigetafel ] In der Zukunft gewinnt die Überwachung von verbrauchter Energie im Haus bzw. in der Wohnung immer mehr an Bedeutung. Energie wird sehr viel teurer und wertvoller. Wenn Ihr auch Ideen habt, wie man den Verbrauch grafisch darstellen kann, dann her damit. Es sind schon mehrere Mitglieder hier im Forum, die einen solchen Statusbildschirm betreiben. Wichtig wäre zu erfahren, wie holt ihr die Daten zusammen, welche Hardware benutzt ihr und gibt es interessante neue Möglichkeiten so eine Übersicht zu gestalten.

Mit WLAN Relais sind auch Steuerungen für das Energie-Management kein Problem. Auf diesem Gebiet tun sich unendlich viele Möglichkeiten auf. Energie sparen wird für den Einen oder Anderen zum Hobby werden

Monitor_Zimmer.jpg

Energie-Monitor2.png

So ein Statusbildschirm kann eine Menge über den aktuellen Energieverbrauch aussagen. Hier können die Positionen der Fenster, die Wärme in den Räumen, der Gas- und Stromverbrauch und vieles andere mehr, live grafisch dargestellt werden.

Gasmenge.png
Gasmenge.png (65.83 KiB) 2093 mal betrachtet

Ein Beispiel ist der Gasverbrauch in Verbindung mit der maximalen Außentemperatur pro Tag. Der Gasverbrauch wird mit meiner HomeMatic direkt vom Gaszähler ausgelesen. Die Außentemperatur kommt von einem Shelly H&T. Beides wird in der Solaranzeige zusammengeführt und angezeigt. Sehr deutlich kann man die nötige Gasmenge, in direkter Abhängigkeit der Außentemperatur, sehen.

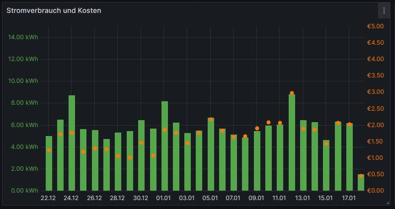
Tibberpreise.png

Auf diesem Bild sieht man den täglichen Stromverbrauch, sowie den täglichen Gesamtpreis des bezogenen Stromes. Beide Werte liefert die Tibber API. Ist der rote Punkt (täglicher Gesamtpreis) oberhalb des Balkens ist der Strom recht teuer an diesem Tag. Ist er innerhalb des Balkens ist der Börsenstrompreis peiswert gewesen.

Eine Steuerung, die auf den Börsenstrompreis von Tibber und Awattar reagiert, ist in der Solaranzeige auch integriert. (SGS Strompreis geführte Steuerung). Eine Beschreibung der Steuerung gibt es hier.


Bitte nutzt einen extra Thread, wenn ihr Fragen oder Anregungen zu diesem Beitrag habt.


Suchworte:
dynamischer Stromtarif, dynamischer, Strompreis geführte Steuerung, Börsenstrompreis, Energie-Monitor, Energie-Anzeige, Strompreis, Steuerung, Energiewende, Tibber, HomeMatic, Auslesen der HomeMatic, Anzeige


Zuletzt als neu markiert von Ulrich am Do 18. Jan 2024, 09:24.
-----------------------------------------------------
Ulrich . . . . . . . . [ Admin ]

Zurück zu „Energie-Anzeigen (Monitore)“

Wer ist online?

Mitglieder in diesem Forum: 0 Mitglieder und 0 Gäste