Neuer WR Update Solaranige notwendig
Moderator: Ulrich
-
andreas_n
- Beiträge: 1958
- Registriert: Do 25. Jun 2020, 13:40
- Hat sich bedankt: 17 Mal
- Danksagung erhalten: 97 Mal
Re: Neuer WR Update Solaranige notwendig
Vmtl siehst du via Handy...dann teil das Panel auf...
SMA Tripower 8/Growatt MIN 3000 TL-XE/1500S/SPH 4600,4 ARK LV,10kWh
ELWA DC WW Puffer m. 300L/Gesamt PV Leistung 20,5kWp gesteuert mit Pi4 und Pi5
hier stehen alle Geräte>> viewtopic.php?f=13&t=1069
ELWA DC WW Puffer m. 300L/Gesamt PV Leistung 20,5kWp gesteuert mit Pi4 und Pi5
hier stehen alle Geräte>> viewtopic.php?f=13&t=1069
Re: Neuer WR Update Solaranige notwendig
Bitte keine Vermutungen anstellen!
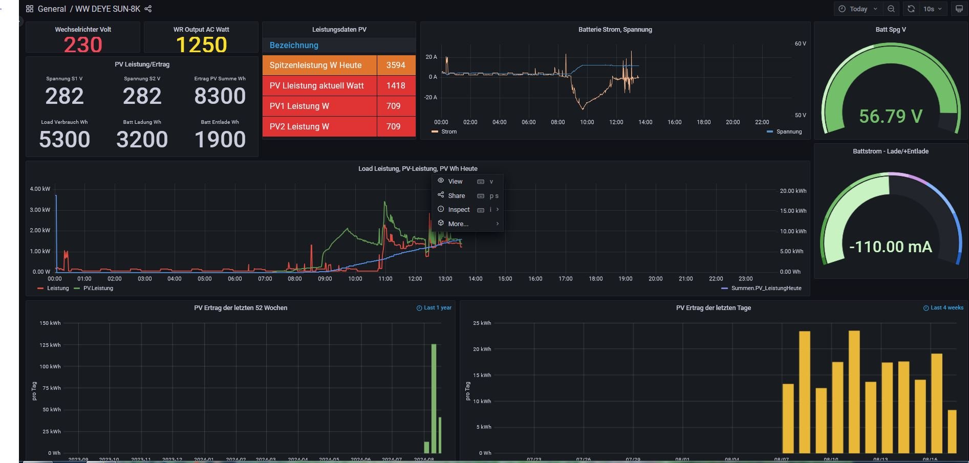
Ich betrachte die Solaranzeige via Browser im Notebook mit 17" Screen.
Inzwischen sieht das sehr gut aus nach dem diversen schrauben an den Panels.
Ich betrachte die Solaranzeige via Browser im Notebook mit 17" Screen.
Inzwischen sieht das sehr gut aus nach dem diversen schrauben an den Panels.
-
andreas_n
- Beiträge: 1958
- Registriert: Do 25. Jun 2020, 13:40
- Hat sich bedankt: 17 Mal
- Danksagung erhalten: 97 Mal
Re: Neuer WR Update Solaranige notwendig
müsste ich auch nicht, wäre die Info über den 17 Zöller präsent gewesen..
SMA Tripower 8/Growatt MIN 3000 TL-XE/1500S/SPH 4600,4 ARK LV,10kWh
ELWA DC WW Puffer m. 300L/Gesamt PV Leistung 20,5kWp gesteuert mit Pi4 und Pi5
hier stehen alle Geräte>> viewtopic.php?f=13&t=1069
ELWA DC WW Puffer m. 300L/Gesamt PV Leistung 20,5kWp gesteuert mit Pi4 und Pi5
hier stehen alle Geräte>> viewtopic.php?f=13&t=1069
Wer ist online?
Mitglieder in diesem Forum: 0 Mitglieder und 0 Gäste