Grafana: Tagessumme Einspeisung/Verbrauch und Autarkiegrad
Moderator: Ulrich
Re: Grafana: Tagessumme Einspeisung/Verbrauch und Autarkiegrad
Es müßte doch eine Möglichkeit geben, die Werte auf 0 zu setzen, wenn keine Einspeisung stattfindet. Oder Einspeisung als >=0 definieren?
- mdkeil
- Beiträge: 437
- Registriert: So 12. Sep 2021, 20:40
- Hat sich bedankt: 13 Mal
- Danksagung erhalten: 27 Mal
Re: Grafana: Tagessumme Einspeisung/Verbrauch und Autarkiegrad
Ich habe einen Workaround gefunden:
1.
3.
Unter Transform brauchst Du nur den Anteil "Add field from calculation" und "organize fields" zum Ausblenden der Einspeisung.
PS: Bei GROUP BY time(30s) kannst Du die Zeit noch weiter runterstellen, je nachdem in welchem Intervall die Daten bei dir in die Datenbank geschrieben werden.
1.
Code: Alles auswählen
SELECT integral(einsp,1h) FROM (SELECT mean("value") AS einsp FROM "Wirkleistung" WHERE value < 0 AND $timeFilter GROUP BY time(30s) fill(0) tz('Europe/Berlin')) GROUP BY time(1h)
Format as "Time Series"; Alias by "Einspeisung"
Code: Alles auswählen
SELECT integral(value,1h) FROM "mqtt_consumer" WHERE "topic" = 'solar/114184847551/0/power' AND $timeFilter GROUP BY time(1h) tz('Europe/Berlin')
Format as "Time Series"; Alias by "Solarleistung"
PS: Bei GROUP BY time(30s) kannst Du die Zeit noch weiter runterstellen, je nachdem in welchem Intervall die Daten bei dir in die Datenbank geschrieben werden.
IBN: 07/2021
Fronius Symo : 13.2kWp S 45° + 3.96 kWp S 15°
Fronius Primo : 2.97 kWp N 15°
Speicher: 14,3 kWh LiFePO4 (EEL) + Seplos BMS @ Victron MP-II 48/5000
Wallbox: 11kW echarge Hardy Barth Cpμ2 Pro
######
Tibber-Invite (100% Öko-Strom + 50€ Bonus)
Fronius Symo : 13.2kWp S 45° + 3.96 kWp S 15°
Fronius Primo : 2.97 kWp N 15°
Speicher: 14,3 kWh LiFePO4 (EEL) + Seplos BMS @ Victron MP-II 48/5000
Wallbox: 11kW echarge Hardy Barth Cpμ2 Pro
######
Tibber-Invite (100% Öko-Strom + 50€ Bonus)
Re: Grafana: Tagessumme Einspeisung/Verbrauch und Autarkiegrad
Super, danke! Du bist klasse!
Wird bei nächster Gelegenheit ausprobiert.
Wird bei nächster Gelegenheit ausprobiert.
-
- Beiträge: 15
- Registriert: So 29. Jan 2023, 17:54
- Hat sich bedankt: 3 Mal
- Danksagung erhalten: 1 Mal
Re: Grafana: Tagessumme Einspeisung/Verbrauch und Autarkiegrad
Nur mal so als weitere Möglichkeit: Es gibt auch eine Funktion spread(). Die berechnet die größte Differenz in den Werten pro Intervall. D.h. man kann das einfach anhand der laufenden Gesamtsumme machen. Da ist der kleinste Wert automatisch der älteste und der größte automatisch der neuste.
Z.B. so (kann man übers GUI zusammenklicken):
SELECT spread("Wh_EinspeisungGesamt") FROM "HM_Geraet1" WHERE $timeFilter GROUP BY time(1d)
Ich denke wenn man selbst integriert, hat man eine Menge Ungenauigkeiten in den Rohwerten, Abfrageintervall usw..
Und letztlich relevant ist ja das was der Zähler wirklich zählt.
Z.B. so (kann man übers GUI zusammenklicken):
SELECT spread("Wh_EinspeisungGesamt") FROM "HM_Geraet1" WHERE $timeFilter GROUP BY time(1d)
Ich denke wenn man selbst integriert, hat man eine Menge Ungenauigkeiten in den Rohwerten, Abfrageintervall usw..
Und letztlich relevant ist ja das was der Zähler wirklich zählt.
Re: Grafana: Tagessumme Einspeisung/Verbrauch und Autarkiegrad
Klingt auch interessant, danke!
Aber so ganz verstehe ich das noch nicht. Ich habe einerseits die Solarleistung in 10- oder 15-Sekunden-Intervallen und die Wirkleistung, die mir der Zähler ausspuckt, als sekündliche Werte. Die würde ich gerne verheiraten, um die tatsächliche Einspeisung und den Eigenverbrauch zu erhalten.
Im Idealfall soll das ganze dann natürlich tagesgenau sein und nicht 24h zurück vom aktuellen Zeitpunkt.
Oder sogar in stündlichen oder kleineren Intervallen oder als möglichst durchgängige Kurve.
Aber so ganz verstehe ich das noch nicht. Ich habe einerseits die Solarleistung in 10- oder 15-Sekunden-Intervallen und die Wirkleistung, die mir der Zähler ausspuckt, als sekündliche Werte. Die würde ich gerne verheiraten, um die tatsächliche Einspeisung und den Eigenverbrauch zu erhalten.
Im Idealfall soll das ganze dann natürlich tagesgenau sein und nicht 24h zurück vom aktuellen Zeitpunkt.
Oder sogar in stündlichen oder kleineren Intervallen oder als möglichst durchgängige Kurve.
- mdkeil
- Beiträge: 437
- Registriert: So 12. Sep 2021, 20:40
- Hat sich bedankt: 13 Mal
- Danksagung erhalten: 27 Mal
Re: Grafana: Tagessumme Einspeisung/Verbrauch und Autarkiegrad
genau das habe ich geliefert bzw. wenn du kleinere Änderungen vornimmst..
IBN: 07/2021
Fronius Symo : 13.2kWp S 45° + 3.96 kWp S 15°
Fronius Primo : 2.97 kWp N 15°
Speicher: 14,3 kWh LiFePO4 (EEL) + Seplos BMS @ Victron MP-II 48/5000
Wallbox: 11kW echarge Hardy Barth Cpμ2 Pro
######
Tibber-Invite (100% Öko-Strom + 50€ Bonus)
Fronius Symo : 13.2kWp S 45° + 3.96 kWp S 15°
Fronius Primo : 2.97 kWp N 15°
Speicher: 14,3 kWh LiFePO4 (EEL) + Seplos BMS @ Victron MP-II 48/5000
Wallbox: 11kW echarge Hardy Barth Cpμ2 Pro
######
Tibber-Invite (100% Öko-Strom + 50€ Bonus)
- mdkeil
- Beiträge: 437
- Registriert: So 12. Sep 2021, 20:40
- Hat sich bedankt: 13 Mal
- Danksagung erhalten: 27 Mal
Re: Grafana: Tagessumme Einspeisung/Verbrauch und Autarkiegrad
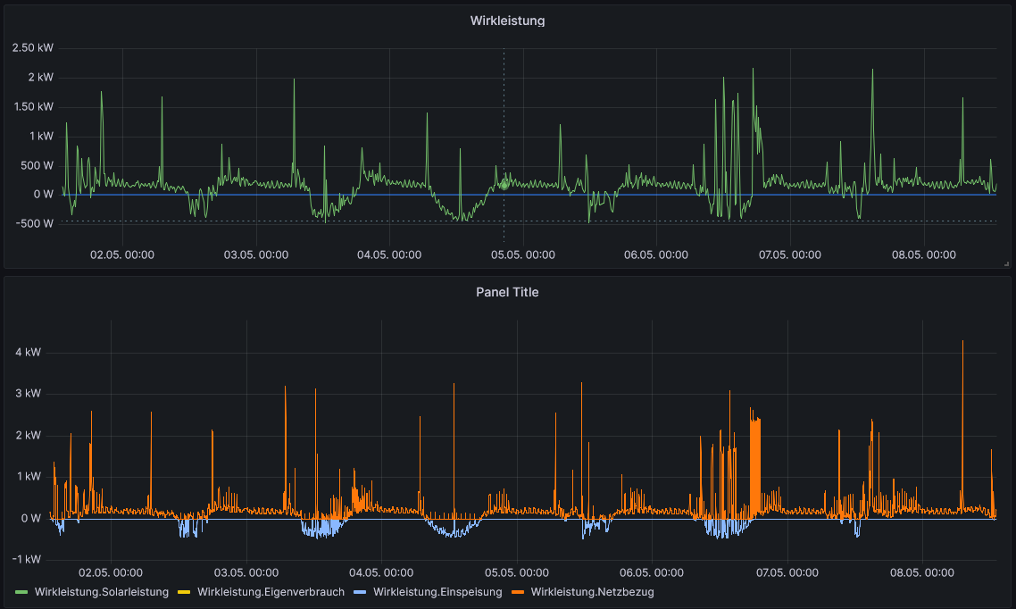
Hier hast du deine durchgängige Kurve.. jede Minute einen Datenpunkt (Kannst Du natürlich anpassen)
Code: Alles auswählen
SELECT mean(solar) AS Solarleistung, mean(solar) + mean(einsp) AS Eigenverbrauch, mean(einsp) AS Einspeisung, mean(netzb) AS Netzbezug FROM
(SELECT mean("value") AS einsp FROM "Wirkleistung" WHERE value < 0 AND $timeFilter GROUP BY time(15s) fill(0)),
(SELECT mean("value") AS netzb FROM "Wirkleistung" WHERE value > 0 AND $timeFilter GROUP BY time(15s) fill(0)),
(SELECT mean("value") AS solar FROM "mqtt_consumer" WHERE "topic" = 'solar/114184847551/0/power' AND $timeFilter GROUP BY time(15s))
WHERE $timeFilter GROUP BY time(1m) tz('Europe/Berlin')
IBN: 07/2021
Fronius Symo : 13.2kWp S 45° + 3.96 kWp S 15°
Fronius Primo : 2.97 kWp N 15°
Speicher: 14,3 kWh LiFePO4 (EEL) + Seplos BMS @ Victron MP-II 48/5000
Wallbox: 11kW echarge Hardy Barth Cpμ2 Pro
######
Tibber-Invite (100% Öko-Strom + 50€ Bonus)
Fronius Symo : 13.2kWp S 45° + 3.96 kWp S 15°
Fronius Primo : 2.97 kWp N 15°
Speicher: 14,3 kWh LiFePO4 (EEL) + Seplos BMS @ Victron MP-II 48/5000
Wallbox: 11kW echarge Hardy Barth Cpμ2 Pro
######
Tibber-Invite (100% Öko-Strom + 50€ Bonus)
Re: Grafana: Tagessumme Einspeisung/Verbrauch und Autarkiegrad
Dankeschön! Hab ich gleich mal eingerichtet.
Allerdings sehe ich nur die Wirkleistung.Netzbezug
Allerdings sehe ich nur die Wirkleistung.Netzbezug

- mdkeil
- Beiträge: 437
- Registriert: So 12. Sep 2021, 20:40
- Hat sich bedankt: 13 Mal
- Danksagung erhalten: 27 Mal
Re: Grafana: Tagessumme Einspeisung/Verbrauch und Autarkiegrad
Im Query Format As auf "Table"? und unter Transform alles rausgenommen? Irgendwo sonst noch einen Filter gesetzt?
Edit: Du hast in deinem Panel "Wirkleistung.Netzbezug" in der Legende angeklickt.. dadurch wird es als einziges ausgewählt und zur Anzeige gebraucht.. drück mal nochmal drauf--
Edit: Du hast in deinem Panel "Wirkleistung.Netzbezug" in der Legende angeklickt.. dadurch wird es als einziges ausgewählt und zur Anzeige gebraucht.. drück mal nochmal drauf--
IBN: 07/2021
Fronius Symo : 13.2kWp S 45° + 3.96 kWp S 15°
Fronius Primo : 2.97 kWp N 15°
Speicher: 14,3 kWh LiFePO4 (EEL) + Seplos BMS @ Victron MP-II 48/5000
Wallbox: 11kW echarge Hardy Barth Cpμ2 Pro
######
Tibber-Invite (100% Öko-Strom + 50€ Bonus)
Fronius Symo : 13.2kWp S 45° + 3.96 kWp S 15°
Fronius Primo : 2.97 kWp N 15°
Speicher: 14,3 kWh LiFePO4 (EEL) + Seplos BMS @ Victron MP-II 48/5000
Wallbox: 11kW echarge Hardy Barth Cpμ2 Pro
######
Tibber-Invite (100% Öko-Strom + 50€ Bonus)
Re: Grafana: Tagessumme Einspeisung/Verbrauch und Autarkiegrad
Genau das wars - danke!
Allerdings krieg ich unter Eigenverbrauch und Solarleistung nichts angezeigt, egal ob ich drauf klicke oder nicht. Da muß ich noch schauen, warum.
Insbesondere der Eigenverbrauch hatte mich ja interessiert.
Wer ist online?
Mitglieder in diesem Forum: 0 Mitglieder und 0 Gäste