Sonst auch mal oben auf "table view" schalten und gucken, ob für Eigenverbrauch und Solarleistung dort werte stehen.. ggf. ist was bei dem WHERE - Statement was falsch..
Grafana: Tagessumme Einspeisung/Verbrauch und Autarkiegrad
Moderator: Ulrich
- mdkeil
- Beiträge: 437
- Registriert: So 12. Sep 2021, 20:40
- Hat sich bedankt: 13 Mal
- Danksagung erhalten: 27 Mal
Re: Grafana: Tagessumme Einspeisung/Verbrauch und Autarkiegrad
IBN: 07/2021
Fronius Symo : 13.2kWp S 45° + 3.96 kWp S 15°
Fronius Primo : 2.97 kWp N 15°
Speicher: 14,3 kWh LiFePO4 (EEL) + Seplos BMS @ Victron MP-II 48/5000
Wallbox: 11kW echarge Hardy Barth Cpμ2 Pro
######
Tibber-Invite (100% Öko-Strom + 50€ Bonus)
Fronius Symo : 13.2kWp S 45° + 3.96 kWp S 15°
Fronius Primo : 2.97 kWp N 15°
Speicher: 14,3 kWh LiFePO4 (EEL) + Seplos BMS @ Victron MP-II 48/5000
Wallbox: 11kW echarge Hardy Barth Cpμ2 Pro
######
Tibber-Invite (100% Öko-Strom + 50€ Bonus)
Re: Grafana: Tagessumme Einspeisung/Verbrauch und Autarkiegrad
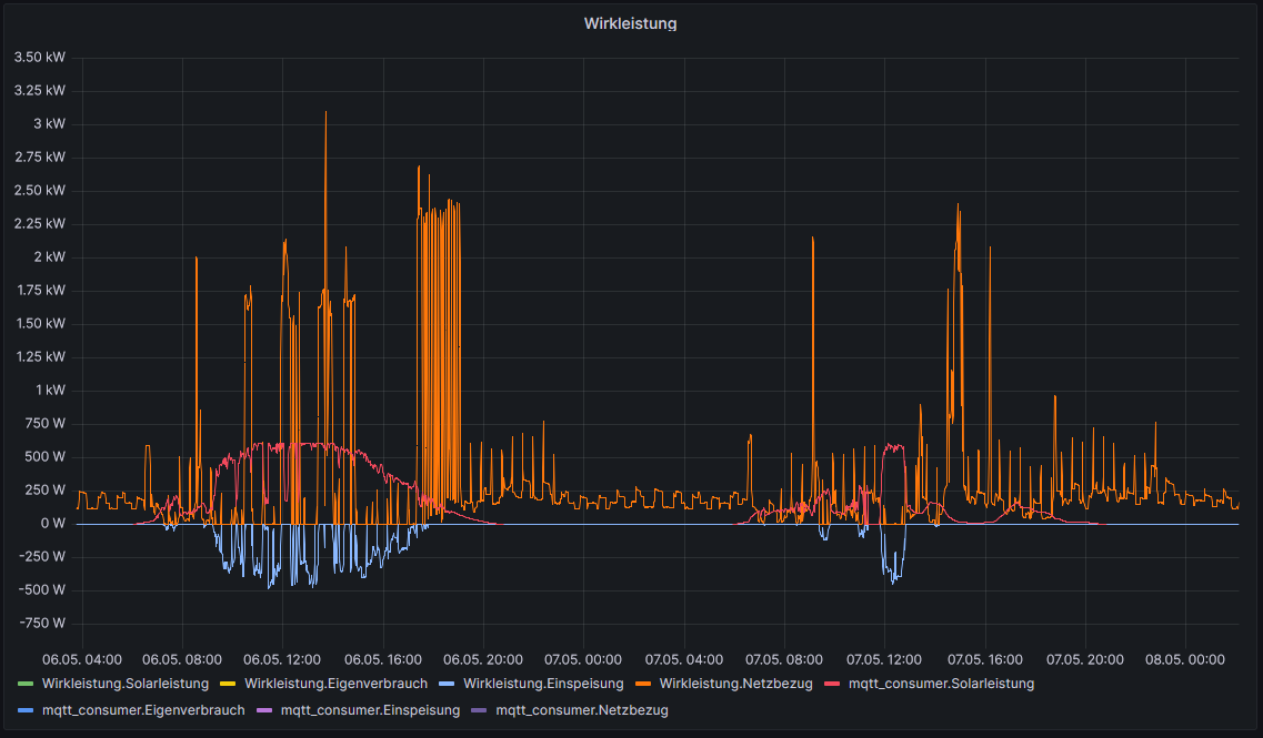
Im dritten geklammerten SELECT-Statement stand "Solarleistung" anstelle von "solar". Damit ist zumindest mal die Solarleistungs-Kurve da.
Mit dem Eigenverbrauch tüftle ich noch etwas weiter. Das muß ja auch irgendwie gehen.
Aber so langsam verstehe ich das mit den Statements immer besser
Mit dem Eigenverbrauch tüftle ich noch etwas weiter. Das muß ja auch irgendwie gehen.
Aber so langsam verstehe ich das mit den Statements immer besser

- mdkeil
- Beiträge: 437
- Registriert: So 12. Sep 2021, 20:40
- Hat sich bedankt: 13 Mal
- Danksagung erhalten: 27 Mal
Re: Grafana: Tagessumme Einspeisung/Verbrauch und Autarkiegrad
..stimmt

IBN: 07/2021
Fronius Symo : 13.2kWp S 45° + 3.96 kWp S 15°
Fronius Primo : 2.97 kWp N 15°
Speicher: 14,3 kWh LiFePO4 (EEL) + Seplos BMS @ Victron MP-II 48/5000
Wallbox: 11kW echarge Hardy Barth Cpμ2 Pro
######
Tibber-Invite (100% Öko-Strom + 50€ Bonus)
Fronius Symo : 13.2kWp S 45° + 3.96 kWp S 15°
Fronius Primo : 2.97 kWp N 15°
Speicher: 14,3 kWh LiFePO4 (EEL) + Seplos BMS @ Victron MP-II 48/5000
Wallbox: 11kW echarge Hardy Barth Cpμ2 Pro
######
Tibber-Invite (100% Öko-Strom + 50€ Bonus)
Re: Grafana: Tagessumme Einspeisung/Verbrauch und Autarkiegrad
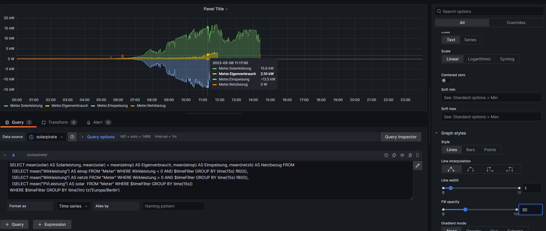
Wenn ich es auf "Table" stelle, bekomme ich "No data" angezeigt anstelle von Diagrammen. Bei Transform steht nix drin.
- mdkeil
- Beiträge: 437
- Registriert: So 12. Sep 2021, 20:40
- Hat sich bedankt: 13 Mal
- Danksagung erhalten: 27 Mal
Re: Grafana: Tagessumme Einspeisung/Verbrauch und Autarkiegrad
dann scheint irgendwo noch ein typo drinnen so sein..bzw. was mit einer WHERE-Klausel nicht zu stimmen.. poste nochmal deinen kompletten query.
Mit meinen Daten funktioniert es ohne Probleme..
Edit: Als Visualisierungs-Plugin hast du "Time Series" eingestellt oder?
Mit meinen Daten funktioniert es ohne Probleme..
Edit: Als Visualisierungs-Plugin hast du "Time Series" eingestellt oder?
IBN: 07/2021
Fronius Symo : 13.2kWp S 45° + 3.96 kWp S 15°
Fronius Primo : 2.97 kWp N 15°
Speicher: 14,3 kWh LiFePO4 (EEL) + Seplos BMS @ Victron MP-II 48/5000
Wallbox: 11kW echarge Hardy Barth Cpμ2 Pro
######
Tibber-Invite (100% Öko-Strom + 50€ Bonus)
Fronius Symo : 13.2kWp S 45° + 3.96 kWp S 15°
Fronius Primo : 2.97 kWp N 15°
Speicher: 14,3 kWh LiFePO4 (EEL) + Seplos BMS @ Victron MP-II 48/5000
Wallbox: 11kW echarge Hardy Barth Cpμ2 Pro
######
Tibber-Invite (100% Öko-Strom + 50€ Bonus)
Re: Grafana: Tagessumme Einspeisung/Verbrauch und Autarkiegrad
Code: Alles auswählen
SELECT mean(solar) AS Solarleistung, mean(solar) + mean(einsp) AS Eigenverbrauch, mean(einsp) AS Einspeisung, mean(netzb) AS Netzbezug FROM
(SELECT mean("value") AS einsp FROM "Wirkleistung" WHERE value < 0 AND $timeFilter GROUP BY time(15s) fill(0)),
(SELECT mean("value") AS netzb FROM "Wirkleistung" WHERE value > 0 AND $timeFilter GROUP BY time(15s) fill(0)),
(SELECT mean("value") AS solar FROM "mqtt_consumer" WHERE "topic" = 'solar/114184847551/0/power' AND $timeFilter GROUP BY time(15s))
WHERE $timeFilter GROUP BY time(1m) tz('Europe/Berlin')
Ja!
- mdkeil
- Beiträge: 437
- Registriert: So 12. Sep 2021, 20:40
- Hat sich bedankt: 13 Mal
- Danksagung erhalten: 27 Mal
Re: Grafana: Tagessumme Einspeisung/Verbrauch und Autarkiegrad
Ich habe mir das nochmal in meiner "Entwickkungsumgebung" angeschaut, wo ich die aktuelle Grafana-Version nutze-- muss dort auch auf time-Series stellen-- habe dann aber quasi die gleiche korrekte Ausgabe..
Auf den ersten Blick sehe ich keinen Fehler.. im 3. SELECT mal das überflüssige Leerzeichen zwischen solar und FROM wegmachen.. sonst ggfs. mal testweise die Zeitintervalle "innen" von 15s auf 30s hochsetzen und/oder im 3. SELECT ebenfalls ein "fill(0)" reinpacken.
Edit: Ein Problem könnte aber sein, dass bei Dir ja die Solarleistung aus einem anderen Measurement kommt und es daher zu Problemen kommt.. Lösung wäre dann am Besten wieder alles in Einzelqueries zu schreiben und dann den Eigenverbrauch wieder via Transform zu machen.
Auf den ersten Blick sehe ich keinen Fehler.. im 3. SELECT mal das überflüssige Leerzeichen zwischen solar und FROM wegmachen.. sonst ggfs. mal testweise die Zeitintervalle "innen" von 15s auf 30s hochsetzen und/oder im 3. SELECT ebenfalls ein "fill(0)" reinpacken.
Edit: Ein Problem könnte aber sein, dass bei Dir ja die Solarleistung aus einem anderen Measurement kommt und es daher zu Problemen kommt.. Lösung wäre dann am Besten wieder alles in Einzelqueries zu schreiben und dann den Eigenverbrauch wieder via Transform zu machen.
IBN: 07/2021
Fronius Symo : 13.2kWp S 45° + 3.96 kWp S 15°
Fronius Primo : 2.97 kWp N 15°
Speicher: 14,3 kWh LiFePO4 (EEL) + Seplos BMS @ Victron MP-II 48/5000
Wallbox: 11kW echarge Hardy Barth Cpμ2 Pro
######
Tibber-Invite (100% Öko-Strom + 50€ Bonus)
Fronius Symo : 13.2kWp S 45° + 3.96 kWp S 15°
Fronius Primo : 2.97 kWp N 15°
Speicher: 14,3 kWh LiFePO4 (EEL) + Seplos BMS @ Victron MP-II 48/5000
Wallbox: 11kW echarge Hardy Barth Cpμ2 Pro
######
Tibber-Invite (100% Öko-Strom + 50€ Bonus)
- mdkeil
- Beiträge: 437
- Registriert: So 12. Sep 2021, 20:40
- Hat sich bedankt: 13 Mal
- Danksagung erhalten: 27 Mal
Re: Grafana: Tagessumme Einspeisung/Verbrauch und Autarkiegrad
das was hier stand war nicht ganz korrekt und verwirrt nur..
IBN: 07/2021
Fronius Symo : 13.2kWp S 45° + 3.96 kWp S 15°
Fronius Primo : 2.97 kWp N 15°
Speicher: 14,3 kWh LiFePO4 (EEL) + Seplos BMS @ Victron MP-II 48/5000
Wallbox: 11kW echarge Hardy Barth Cpμ2 Pro
######
Tibber-Invite (100% Öko-Strom + 50€ Bonus)
Fronius Symo : 13.2kWp S 45° + 3.96 kWp S 15°
Fronius Primo : 2.97 kWp N 15°
Speicher: 14,3 kWh LiFePO4 (EEL) + Seplos BMS @ Victron MP-II 48/5000
Wallbox: 11kW echarge Hardy Barth Cpμ2 Pro
######
Tibber-Invite (100% Öko-Strom + 50€ Bonus)
- mdkeil
- Beiträge: 437
- Registriert: So 12. Sep 2021, 20:40
- Hat sich bedankt: 13 Mal
- Danksagung erhalten: 27 Mal
Re: Grafana: Tagessumme Einspeisung/Verbrauch und Autarkiegrad
Ich habe ein wenig recherschiert.. in einer Grafana 9.4.x gab es Bugs bzgl. der Anzeige und Verarbeitung von Tables (Format as Table).. Dieser wurde behoben.. habe auf die 9.5.x geupdatet, wo wieder alles wie erwartet angezeigt wird.. das löst aber glaube dein "Problem" nicht.
IBN: 07/2021
Fronius Symo : 13.2kWp S 45° + 3.96 kWp S 15°
Fronius Primo : 2.97 kWp N 15°
Speicher: 14,3 kWh LiFePO4 (EEL) + Seplos BMS @ Victron MP-II 48/5000
Wallbox: 11kW echarge Hardy Barth Cpμ2 Pro
######
Tibber-Invite (100% Öko-Strom + 50€ Bonus)
Fronius Symo : 13.2kWp S 45° + 3.96 kWp S 15°
Fronius Primo : 2.97 kWp N 15°
Speicher: 14,3 kWh LiFePO4 (EEL) + Seplos BMS @ Victron MP-II 48/5000
Wallbox: 11kW echarge Hardy Barth Cpμ2 Pro
######
Tibber-Invite (100% Öko-Strom + 50€ Bonus)
Re: Grafana: Tagessumme Einspeisung/Verbrauch und Autarkiegrad
Hier läuft 9.4.3 - vielleicht hilft ein Update tatsächlich. Muß ich mal schauen, wie das geht ...mdkeil hat geschrieben: ↑Di 9. Mai 2023, 10:02Ich habe ein wenig recherschiert.. in einer Grafana 9.4.x gab es Bugs bzgl. der Anzeige und Verarbeitung von Tables (Format as Table).. Dieser wurde behoben.. habe auf die 9.5.x geupdatet, wo wieder alles wie erwartet angezeigt wird.. das löst aber glaube dein "Problem" nicht.
danke für den Hinweis!
Edit: so, jetzt bin ich auf 9.5.1
Wer ist online?
Mitglieder in diesem Forum: 0 Mitglieder und 1 Gast