* Projektentwicklung & Denkfabrik zur Steuerung *

Projektleiter ist "brunnema" (Martin)

Moderatoren: Ulrich, brunnema

Benutzeravatar
brunnema
Beiträge: 52
Registriert: Di 16. Aug 2022, 10:19
Wohnort: Süd-Hessen
Hat sich bedankt: 7 Mal
Danksagung erhalten: 2 Mal

Re: * Projektentwicklung & Denkfabrik zur Steuerung *

Beitrag von brunnema »

Hallo Wulle und Interessierte,

ich müsste hier natürlich auch sehr viel mehr vom Projekt Vorschritt berichten, jedoch ist die Zeit begrenzt und ich stecke fast täglich Zeit mit Solarheli in das Projekt...
Ich kann berichten, dass wir hier viel Aufwand betreiben, Solaranzeige mit den Geräten so hinzubekommen, dass es bestmöglich performant und stabil läuft.
Wir haben die Regelparameter auf den Growatt nun prima abgestimmt, die Geräte kommunizieren miteinander und es läuft soweit grundsätzlich.
Es gibt aber immer noch jede Menge Arbeit, dass ganze auch in eine "standardisierte" Form mit Solaranzeige zu bekommen und über Dateien saubere Settings zu machen, die man auch selbst anpassen kann - nur so wird das ganze überhaupt auch für andere nach einer entsprechenden Doku nachbau - und betreibbar.

Zu deinen Fragen, wir lösen das Werte senden für den Growatt über eine Datei > genauer "pipe" Befehl, aber das kann der Growatt in der Solaranzeige bereits von Haus aus:
if (file_exists( $Pfad."/../pipe/".$GeraeteNummer.".befehl.steuerung" )) {
$funktionen->log_schreiben( "Steuerdatei '".$GeraeteNummer.".befehl.steuerung' vorhanden----", "|- ", 8 );
$Inhalt = file_get_contents( $Pfad."/../pipe/".$GeraeteNummer.".befehl.steuerung" );
Wir haben die Befehele.ini des Growatt auf 4 Befehle erweitert, um Ihn in Zustände zu schalten und ihm Leistungsregelwerte zu senden:
[Regler48]
1 = active
2 = standby
3 = leistung_###
4 = gridPower_######

Vom aktuellen Stand passt das ursprüngliche Setup (Projektvorstellung) vom Aufbau her gut, jedoch wird das ganze Projekt schon etwas speziell, denn es verfolgt genau einen Zweck, nämlich die Solaranzeige als eine Mini-PV mit gezielter 0-Einspeisung zu nutzen (wie die großen Anlagen).
Dennoch lässt sich natürlich viel "drumherum" auf dem Raspberry stricken, erst Recht mit dem performanten 4er Modell - ich baue Mini-PV auf 3B+, was kein Problem für kleinere Nebentasks sein wird.

Beispielsweise ist das ganze schon relativ aufeinander zu den genutzten Komponenten abgestimmt, man kann wenn weiteres einfach integrierbar ist, auch später durchaus mit anderen Geräten erweitern, jedoch muss erst ein Mal generell lauffähige Setup vorhanden sein.
Jeder der sich auskennt, hat ja immer die Möglichkeit Features in Solaranzeige vom Code zu integrieren, diejenigen kennen dann auch,
wie schnell das mehr oder weniger Aufwand wird, um da entsprechend Änderungen vor zu nehmen.

Solaranzeige arbeitet normalerweise in einem 60sek Takt, in dem die Multiregler 6 feste 10Sek Slots vorsieht.
In jedem dieser Slots kann ein Regler bearbeitet werden und muss in dieser Zeit abgeschlossen sein, dann wird bis zum nächsten Slot gewartet.
Wir wissen inzwischen, dass der Growatt 180W/min zu einer Vorgabe nachregeln kann und das nur jede Minute ein Zielwert gesendet werden kann,
denn man braucht Slots für Smartmeter, Growatt, BMS und 1 bis 2 Solar-Charger.

Solarheli hat die Steuerung umgestellt, sodass wir beliebig viele Schleifen innerhalb einer Minute laufen kann, dass bedeutet aber man muss genau wissen, wie Lange ein Regler (in Solaranzeige ein Gerät) um Durchlauf benötigt, um Sicher alles abzuarbeiten.
Aufgrund der Test, die wir bislang gemacht haben laufen die Smartmeter + der Growatt in 12 Sekunden durch, dann kommt nochmal BMS und 1-2 Victron Solarregler mit ebenfalls ca. 10 Sek.
Nach aktuellem Stand werden wir entweder mit leichten Änderungen auf doppelte Durchlaufgeschwindigkeit also 2 Schleifen in 60sekunden gehen, dass sind dann unter anderem auch 10mal Geräte auslesen. Vom Growatt her, würden 3 Durchgänge nicht effektiver und man müsste Werte, Datenbank und wiederholen von Übertragungsfehlern noch mehr tunen, was zu viel Aufwand und Änderung bedeutet.

Um das ganze etwas etwas abzukürzen, wer jedoch einfach nur eine gewisse Grundlast Versorgung nach der Daumenmethode machen möchte und 1mal in der Minute dem Growatt einen Wert senden möchte, könnte das dann auch mit mehr als 6 Geräten verarbeiten, solange alle innerhalb dieser Minute abgearbeitet sind.
Ohne dass Wulle es wusste, dein Wunsch mit den Werten aus einer Datei geht bereits jetzt schon mit dem Growatt und er hält auch super konstant seine Einspeiseleistung, wenn man den MPPT off per Register 124 auf 1 setzt.
Ich kenne keinen kleinen Inverter, der sich überhaupt so Regeln lässt, ohne Ihn mit regelbaren Netzteilen oder andere Lösung, quasi den Saft abzudrehen.

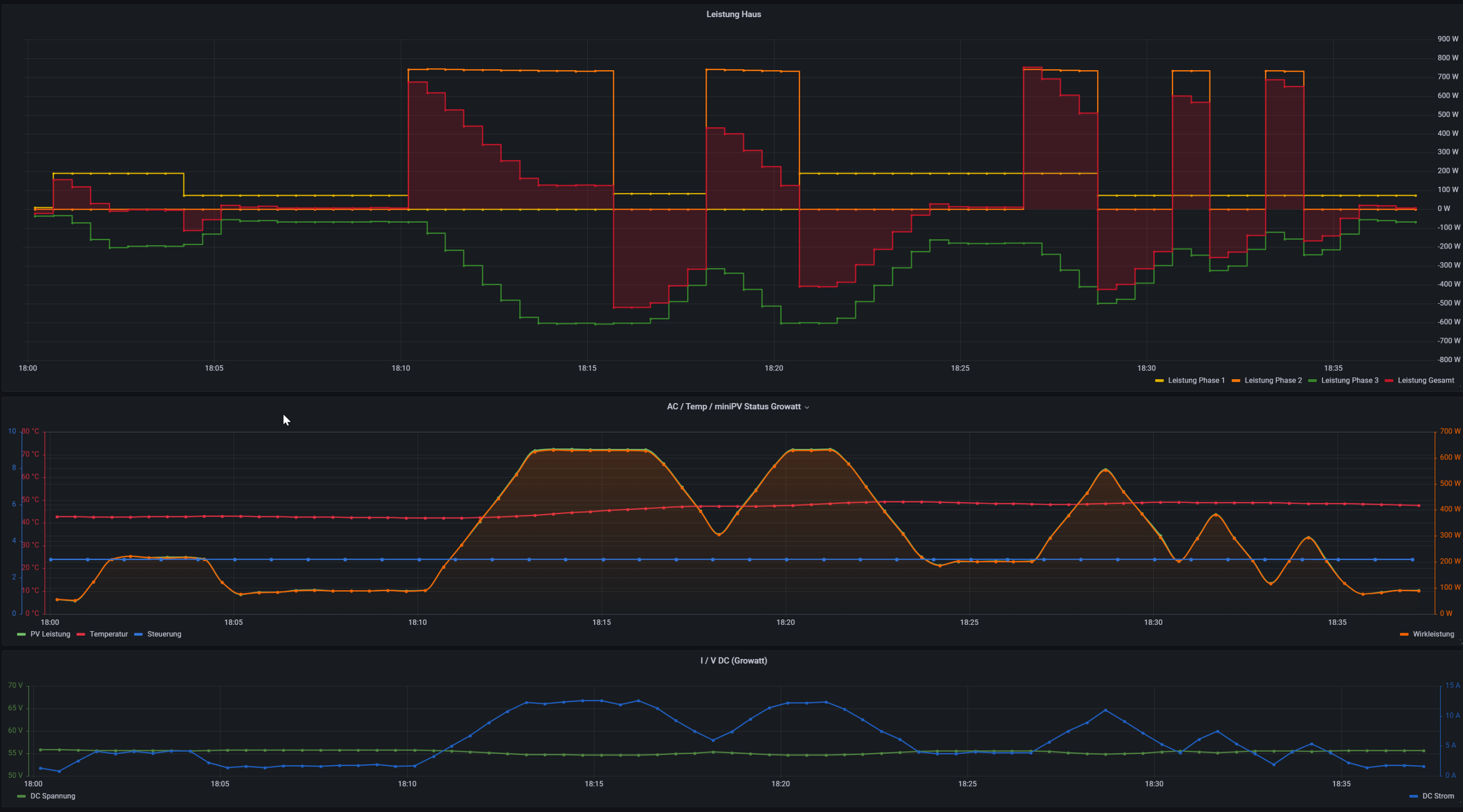
Hier mal ein Bild der Regelkurve - Laboraufbau und super konstante Lasten, um das Regelprofil immer wieder reproduzierbar unter verschiedenen Entwicklungsstufen beurteilen zu können - an L1 (gelb), L2 (orange) hängen geschaltene Verbraucher und auf L3 (grün), regelt allein der Growatt gegen die Summenenergie -> (rote Fläche) positiv - Bezug, negativ - Einspeisung.
2022-12-10 01_07_05-Test MiniPV - 30sec_LiFePo_V5.png
Bitte die Grafik nicht falsch verstehen, man sieht, wie er permanent dem Streben gegen 0-Einspeisung hinterher klettert.
Im Bereich Änderungen von bis zu 200W hat er sofort ausgeglichen, aber die hier gezeigten Laständerungen sind 700W Sprünge, die wahrscheinlich unter der VDE oder baubedingt vom Growatt nicht schneller ausgeglichen werden können.

Unter den direkten Sprüngen, Lastwechseln und volle Regelbandbreite erkennt man wie er aktuell arbeitet und wo die Grenzen liegen, ein im Minutentakt schaltender "Grossverbraucher" (wie orangene "Blöcke" am Ende der Grafik) ist für den Growatt kaum möglich...

In Summe aber, dennoch ein tolles Ergebnis, womit wir so nicht gerechnet hätten, dass wir das so on Point bekommen.
Leider ist aufgrund der Jahreszeit, keine Praxiserfahrung möglich, jedoch sind wir auf das Frühjahr gespannt, was das in einem üblichen Tagesbetrieb bedeutet. Je nach Lastprofil sind hier im Sommer durchaus Autarkiewerte von 70-80%möglich.

Ganz kurz, ich habe nun auch schon 3-4 Anlagen gerechnet und es stellt sich heraus, dass mal auf Optimal PV Ausrichtung etwa folgendes ganz gut passt - ca. 2000-2500 kWh Verbrauch > PV 1200kWp > ca. 5kWh Speicher
ca. 2500-3000 kWh Verbrauch > PV 1600kWp > ca. 5.5kWh Speicher
und max. Ausbau bei 4000-5000kWh > PV2400kWp > ca. 6kWh Speicher - jedoch geht hier schon die Autarkie runter, da man in der Regel doch viel mehr Grundlast als die erbrachten 600W (750er Growatt - 660W) benötigt.

Ein Abschliessendes Wort noch zum "Sicherungskasten", dass ja im Prinzip der Ort mit dem Stromzähler ist und hier muss natürlich irgendwie das Smart Meter ran, damit Solaranzeige auswerten kann, wieviel Bezug man aus dem Stadtnetz hat.
Bei uns ist das eine RS485 Hartverdrahtung mit einer "Datenleitung" zur Solaranzeige, durchaus stehen aber wie Wulle vor dem Problem, dass man da nicht so einfach hinkommt. Hier liegt es durchaus nahe, dass man auch durchaus versucht alternative Verbindungswege über TCP/IP (Powerlan etc) oder WLAN zu finden. Dies steht aber derzeit aus Zeitgründen mit Stabilität Tests "noch" nicht auf dem Plan. Durchaus könnte ja jemand einen unterstützen Shelly 3EM anstatt eines Eastron Smart Meters nutzen aber und ob so etwas dann wieder bei jedem auch in eine stabile Regelung zu bekommen sein wird ist offen.

Ich werde hier zu gegebener Zeit mit der Pilotinstallation im Frühjahr genauer und weiteres Berichten.

Aktuell haben wir erstmal Schnee und
Euch eine schöne Weihnachtszeit.
Martin

Umharrisbreite
Beiträge: 2
Registriert: Fr 30. Dez 2022, 22:13
Hat sich bedankt: 1 Mal

Re: * Projektentwicklung & Denkfabrik zur Steuerung *

Beitrag von Umharrisbreite »

Gibt es neues vom Projekt?

Benutzeravatar
brunnema
Beiträge: 52
Registriert: Di 16. Aug 2022, 10:19
Wohnort: Süd-Hessen
Hat sich bedankt: 7 Mal
Danksagung erhalten: 2 Mal

Re: * Projektentwicklung & Denkfabrik zur Steuerung *

Beitrag von brunnema »

Hallo Umharrisbreite,

entschuldige, ja vieles ist geschehen!
Ich werde hier die Updates bald einstellen.

Da sich aber herrausgestellt hat, dass hier anscheind doch nicht sehr viel Interesse zu besteht, habe ich das mit Solarheli in Eigenregie und auf eigener Platform/NAS Share und Medien weiter fortgeführt.

Wir haben die Regelung soweit am Laufen und sind sozusagen in einer Beta Phase, dass alles grundlegend funktioniert. Solarhelis Anlage läuft täglich im Betrieb und Testet die Regelung, sowie die Änderungem/Erweiterungen als Pilot und ich mache das parallel in einem Laboraufbau.

Derzeit warte ich auf Bauteile, um auch mit meinem Pilot weiter machen zu können.

Nächste Steps sind die ganzen Änderungen in Neue Regler bzw. leichte Erweiterungen, der Solaranzeige Regler zu implementieren und das möglichst schon Vorgefertigt in die Solaranzeige zu bringen.
Somit erhält das dann grundlegend jeder mit Neuinstallation bzw. Update.

Wenn das Grundlegend alles mal abgeschlossen ist,
schreiben wir dann zusätzlich ein how to, was man alles einstellen/anpassen muss, dass die Solaranzeige eine Mini-PV wird.

Leider stellt das Forum keine Wiki Funktion zur Verfügung, was auch hier das ganze deutlich einfacher machen würde. Ich werde das auch Ulrich mal mit Vorschlagen, es ist schwierig, dies Projekt hier aus entwicklungssixht und auch zur Doku in das Forumsformat zu bekommen.

Es ist leider auch so, dass ich hier nur Ansatzweise ein klein wenig Info niedergeschrieben habe, es aber schnell so viel wird und ich den Eindrucl habe, dass es die meisten nicht mal lesen, daher stecken wir die Zeit (mehrere 100h Mannstunden) aktuell lieber in die Entwicklung und den Aufbau des Projektes;)

Sonnige Grüsse von der Bergstrasse,
brunnema

Benutzeravatar
brunnema
Beiträge: 52
Registriert: Di 16. Aug 2022, 10:19
Wohnort: Süd-Hessen
Hat sich bedankt: 7 Mal
Danksagung erhalten: 2 Mal

Re: * Projektentwicklung & Denkfabrik zur Steuerung *

Beitrag von brunnema »

Einschalt-Test am Growatt - Startschwelle - Achtung mit Server Rack Speichern!
- Pylontech mit nur 15-Zellen Setup = 48V, haben eine zu geringe Spannungslage.


Hallo zusammen,

hier eine Infos, zu den verwendeten Growatt MIC 600/750-TL X

Der Growatt aktiviert sich exakt bei 47V gemessen am Netzteil (Growatt PV reported genau 50W) und speist dann ein.

Bei einer absinkenden Spannung unter 43V geht der Wechselrichter (intern 46V) in den Standby Modus und produziert nichts mehr.

Wenn das am Netzteil passiert, fängt er auch mit erhöhen der Spannung nicht direkt wieder an richtig zu produzieren,
vermutlich dauert das eine ganze Weile oder man muss noch weiter runter gehen bzw. einen Spannung reset durchführen, das er neu hochfährt.

Ein Schalten der Wechselrichter-Modi in diesen kritischen Bereichen wurde nicht getestet.
Im 16S Setup ist man hier passend über dem Level >> 3.4Vx16S= 54,4V (voll) und 3.0V+16S=48V (leer), selbst bei 3,15V (auch leer, lastfrei) ist ein wiederstarten mit den 50V möglich,

Passenderweise ohne Änderungen ist das sogar so gut, wenn im Worst-Case-Szenario alles versagen würde, immer noch der Wechselrichter abschaltet,
bevor der LiFePo4 - Akku mit einer Zellspannung von 2,8V in eine kritischen Bereich kommen würde.

Ein 15S Setup wie beispielsweise die fertigen Pylontech Speicher müssen schon ziemlich voll sein 3,3V/Zelle um überhaupt starten zu können und der Growatt schaltet auch zu früh ab, bevor der Akku leer (bei 3,1V/Zelle) ist - hinzu kommen natürlich überall noch die leichten Spannungseinbrüche unter Last, daher wird man mit einem 15S keine Freude haben.
Ob alle Server Rack Speicher Systeme sind, müsste man sich anschauen - es gibt ja mittlerweile in einschlägigen Stores diverse ähnliche Angebote.

Abschließend noch ein Tipp über die maximale Strombegrenzung der Growatt MIC Serie von 13A.

Setzt man den MIC 600W ein bleibt man unter den 13A und hat die volle 600W zum Einspeisen, aber bereits beim MIC 750er hat man
den maximalen Einspeisestrom von 13A erreicht, bevor der Wechselrichter die 750W ins 230V Netz produzieren kann.
Je nach Spannungslage des Speichers, wird das etwa bei 680W der Fall sein.

Es macht daher keinen Sinn, größere Wechselrichter der MIC Serie für diesen Zeck einsetzen.
Um die vollen 750W Einspeiseleistung beim MIC 750 zu erhalten, könnte man allerdings zu dem Trick greifen und die Akkuspannung auf ein 18Zellen Setup von 57,6V zu erhöhen, dass kann der Victron Smart Charger auch noch mit manuellen Batterie settings laden.


Viele Grüße Martin

Maxman1
Beiträge: 2
Registriert: Mi 6. Jul 2022, 23:40

Re: * Projektentwicklung & Denkfabrik zur Steuerung *

Beitrag von Maxman1 »

coole Sache und wenn die Nacht der Battteriestrom verarbeitet wir :idea: :arrow: , gleich mal gepinnt
habe seit Dezember den 600W Growatt TL-X und nur 24V Batterie, Hausüberwachung Shelly 3EM

Benutzeravatar
brunnema
Beiträge: 52
Registriert: Di 16. Aug 2022, 10:19
Wohnort: Süd-Hessen
Hat sich bedankt: 7 Mal
Danksagung erhalten: 2 Mal

Re: * Projektentwicklung & Denkfabrik zur Steuerung *

Beitrag von brunnema »

Hallo Maxman1,

schon mal gute Basics, auf Mini-PV könntest du dann erweitern. Interssant, was machst du derzeit mit der 24V Batterie ?
Der Growatt benötigen mindestens 50V um sicher loszulaufen...

Ich habe mich gestern wirklich 6h, alleine mit dem Growatt Wifi-X beschäftigt, den man zum einmaligen initialiseren und ausschalten des Mppt über das Portal benötigt.
Unglaublich wie Buggy und Zickick das Teil ist, werde demnächst einen Blogbeitrag darüber schreiben, da es ja hier keine Wiki Funktion gibt.

VG Martin

Maxman1
Beiträge: 2
Registriert: Mi 6. Jul 2022, 23:40

Re: * Projektentwicklung & Denkfabrik zur Steuerung *

Beitrag von Maxman1 »

Die Batterie 24V läuft in der Inselanlage und puffert dort das fehlende. Wenn Growatt Variante Nachts geht, bezogen auf den Shelly Werten, könnte ich das gezielt im Haus Nulleinspeisen. Ich tue mich schwer zwecks Raspy und Anhänge.

hirscal
Beiträge: 6
Registriert: Mo 12. Sep 2022, 20:36
Wohnort: Stuttgart
Hat sich bedankt: 2 Mal

Re: * Projektentwicklung & Denkfabrik zur Steuerung *

Beitrag von hirscal »

Hallo Martin und Helmut,
ich habe gerade alle Beiträge zu eurem Projekt gelesen und bin extrem begeistert. Ich möchte meine aktuelle Mini-PV-Anlage mit der Solaranzeige genauso umsetzen, wie ihr es beschreibt.
Aktuell betreibe ich den Growatt MIC TL-X600 mit 1,2 kWp und speise Überschüsse ein.
Daneben steht die DIY-LiFePo-Batterie mit 48 V (ANT BMS) und wartet nur darauf angeschlossen zu werden.
Als Laderegler habe ich den EPever 4415N und als Stromzähler den Eastron SDM72DM-V2.
Die Verbindung zwischen Growatt und Zähler plane ich mittels RS485 Funkmodulen aufgrund der Entfernung zwischen Growatt und Zähler.

Ich habe mir aufgrund der Angaben im Datenblatt vom Growatt von mind. 50 V eine Schaltung mit DC/DC-Stepup-Converter als Spannungsheber und Strombegrenzer, Batteriewächter und Relais und Shelly zur Fernabschaltung auf der AC-Seite gebaut (siehe Anhänge) und will diese demnächst in Betrieb nehmen.

Jetzt lese ich, dass ihr den Growatt auch ohne Step-Up an einer LiFePo stabil betreibt. GENIAL!!! Ich hatte mich das nicht getraut, da ich davon ausging der GROWATT zieht aus der Batterie ohne externe Strombegrenzung soviel Strom, dass er sich zerschießt.
Meine Frage: Zieht der Growatt ohne eine externe Strombegrenzung wirklich nur die max. 13 A?

Ich bin sehr an dem Fortschritt des Projektes interessiert. Ich werde mich diese Woche näher mit der Solaranzeige befassen und versuche meine Geräte alle zu implementieren (Raspi steht bereit).
Wenn ich damit erfolgreich war, würde ich mich gerne mit in euer Projekt einbringen und versuchen an meine Hardware anzupassen.

Ich freue mich auf Eure Rückmeldung.

Gruß Alex
Dateianhänge
Step-Up Relais und Wächter.jpg
Prinzip-Bild.jpg

Benutzeravatar
brunnema
Beiträge: 52
Registriert: Di 16. Aug 2022, 10:19
Wohnort: Süd-Hessen
Hat sich bedankt: 7 Mal
Danksagung erhalten: 2 Mal

Re: * Projektentwicklung & Denkfabrik zur Steuerung *

Beitrag von brunnema »

Hallo Alex,
grundlegend sieht das deinem Setup schon mal prima aus!

Ich muss natürlich auch hier mal die Beiträge ProAktiv füttern und mir fehlt noch was um auf die Schnelle mal Zeichnungen zu machen.
Wie hast du deine erstellt und könntest du mir diese per PN zukommen lassen oder das wir uns darüber austauschen?

Beim PV und 3 Modulen habe ich auch als kleinste Lösung in Pilot im Einsatz. Vermutlich passen was zwischen 4-6 PV Module für die meisten. Darüber wird eigentlich die Einspeiseleistung des MIC zu gering.
Und genau hier ist der Knackpunkt, die MIC laufen bis 13A, was in der Regel die Leistungslomitierung ist...

Ein 16S LiFePo liegt fast mit dem konpletten SOC im Betriebsbereich des MIC... bis ca 680W sind als 230V AC Einspeisung möglich, um das zu steigern müsste man tatsächlich die Eingangsspannung erhöhen, was aber in from von DC/DC Wandlern wieder ordentlich verluste vedeutet. Wenn man bsp auf einen MIC 750er geht und dann statt der 16s LiFePo auf 18s Zellensetup geht hat man die 750W bei dem 13A Limit des Growatt so gut wie ausgereizt...
Man hat dann keine DC/DC Wandlerverluste und kann mit den Victron Solar Ladern die 18S Zellen problemlos laden. Ausserdem brauchst du keine Shelly zum schalten, dass passiert dann alles inkl. Schutzfunktionem über die Solaranzeige. Worst-Case Rettung ist dann das BMS, wenn was unvorhergesehnes passiert und beim 16S würde auch noch der Growatt bei 48V eh abschalten, wenn weshalb auch immer, alle Stricke reißen.

Wen dein Solarcharger in Solaranzeige suportet ist, sollte es kein Problem sein, wenn nicht brauchst du jemand der ihn implementiert.

BMS haben wir Daly und neu das JK BMS (würde ich aktuell ws bevorzugen) in Solaranzeige integriert.
Der Sdm72 mit rs485 ist auch implementiert, muss nur noch in Solaranzeige per Update verfügbar gemacht werden, was wir in nächster Zeit angehen möchten.
Die Steuersoftware wird in diesem Zug wohl auch in einer 1.Release ausgerollt, dies muss noch mit Ulrich geklärt werden.

Sonnige Grüsse von der Bergstrasse.
Martin

hirscal
Beiträge: 6
Registriert: Mo 12. Sep 2022, 20:36
Wohnort: Stuttgart
Hat sich bedankt: 2 Mal

Re: * Projektentwicklung & Denkfabrik zur Steuerung *

Beitrag von hirscal »

Hi Martin,

Die "Zeichnung" habe ich einfach in Powerpoint erstellt und schicke ich dir gleich per PN zu. Wenn ich dir sonst noch behilflich sein kann, dann gerne per PN.
Der EPever XTRA 4415N ist wohl der Nachfolger der TRACER-Modelle. Das werde ich die Tage aber mal ausprobieren, ob die Solaranzeige ihn erkennt.
Zur Anzahl der Module: Bei einem 600 W Einspeiser machen mehr als 3 Module aus wirtschaflticher Sicht keinen Sinn und mehr Module passen auch nicht an meinen Balkon :lol:

Ich bin grad immer noch begeistert, dass ich meine ganze Bastelei mit dem DC-DC-Wandler weglassen kann. Das macht das alles soviel einfacher. 8-) 8-) 8-)
Die Schaltung planen und bauen zwar auch viel Arbeit und ein paar Euros, aber dabei habe ich wenigstens noch was gelernt.
Zwecks BMS, werde ich mal überlegen, ob ich dann auch auf das Daly oder das JK BMS wechsle.

Gruß Alex

Zurück zu „Die Mini-PV Anlage mit geregeltem 600W Growatt Wechselrichter und 48V Batteriespeicher“

Wer ist online?

Mitglieder in diesem Forum: 0 Mitglieder und 2 Gäste