Shelly Automation Version 2.3
Moderator: Ulrich
- Ulrich
- Administrator
- Beiträge: 6599
- Registriert: Sa 7. Nov 2015, 10:33
- Wohnort: Essen
- Hat sich bedankt: 163 Mal
- Danksagung erhalten: 917 Mal
Re: Shelly Automation Version 2.3
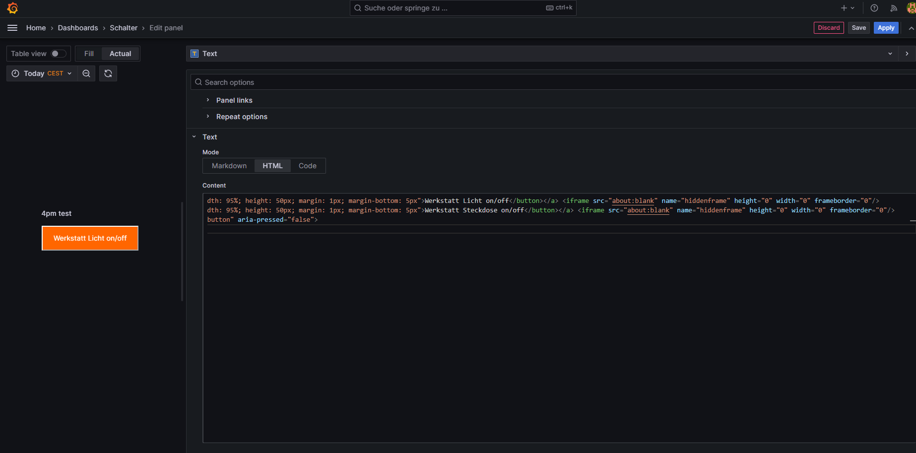
Auf den Bildern sieht man immer nur einen Teil der Zeile. Die geht aber noch weiter. Vielleicht fehlt am Ende etwas bei dir.
-----------------------------------------------------
Ulrich . . . . . . . . [ Admin ]
Ulrich . . . . . . . . [ Admin ]
- Schwarzermann
- Beiträge: 386
- Registriert: Sa 9. Okt 2021, 11:16
- Wohnort: 87733
- Hat sich bedankt: 9 Mal
- Danksagung erhalten: 12 Mal
Re: Shelly Automation Version 2.3
ebn nicht ich habe eins zu eins den selben Code nur die Bennenung ist anders und die id was ja logisch ist. Support steht wenn du schauen möchtest ach ja ist 4pm test relais ist online
Der mit sympatischen Vollmeise
viewtopic.php?p=10570#p10570 USB Zuweisungen.
viewtopic.php?p=41308#p41308 Shelly in Grafana schalten
viewtopic.php?p=32232#p32232
viewtopic.php?p=10570#p10570 USB Zuweisungen.
viewtopic.php?p=41308#p41308 Shelly in Grafana schalten
viewtopic.php?p=32232#p32232
- Ulrich
- Administrator
- Beiträge: 6599
- Registriert: Sa 7. Nov 2015, 10:33
- Wohnort: Essen
- Hat sich bedankt: 163 Mal
- Danksagung erhalten: 917 Mal
Re: Shelly Automation Version 2.3
Wusste gar nicht, dass man so viele Fehler machen kann?
Die Zeile <iframe...
darf nur einmal am Ende vorkommen! Nicht nach jedem Button.
Erst alle Zeilen mit den Buttons. Je Zeile ein Button und dann am Ende die Zeile mit dem <iframe....
Werde ich in der Beschreibung genauer beschreiben.
Die Zeile <iframe...
darf nur einmal am Ende vorkommen! Nicht nach jedem Button.
Erst alle Zeilen mit den Buttons. Je Zeile ein Button und dann am Ende die Zeile mit dem <iframe....
Werde ich in der Beschreibung genauer beschreiben.
-----------------------------------------------------
Ulrich . . . . . . . . [ Admin ]
Ulrich . . . . . . . . [ Admin ]
- Schwarzermann
- Beiträge: 386
- Registriert: Sa 9. Okt 2021, 11:16
- Wohnort: 87733
- Hat sich bedankt: 9 Mal
- Danksagung erhalten: 12 Mal
Re: Shelly Automation Version 2.3
Ahhh ok also mein Fehler nun funktioniert es auch beim 4 pm oh mann wer Lesen kann und genau liest findet auch den Fehler , danke fürs hinstupsen ( also mit der Nase in den Dreck:-)
Der mit sympatischen Vollmeise
viewtopic.php?p=10570#p10570 USB Zuweisungen.
viewtopic.php?p=41308#p41308 Shelly in Grafana schalten
viewtopic.php?p=32232#p32232
viewtopic.php?p=10570#p10570 USB Zuweisungen.
viewtopic.php?p=41308#p41308 Shelly in Grafana schalten
viewtopic.php?p=32232#p32232
- Schwarzermann
- Beiträge: 386
- Registriert: Sa 9. Okt 2021, 11:16
- Wohnort: 87733
- Hat sich bedankt: 9 Mal
- Danksagung erhalten: 12 Mal
Re: Shelly Automation Version 2.3
Nun fehlt nur noch das sich die Farbe ändert beim ein und Asschalten dann wäre es perfekt, gäbe es da ne möglichkeit?
Der mit sympatischen Vollmeise
viewtopic.php?p=10570#p10570 USB Zuweisungen.
viewtopic.php?p=41308#p41308 Shelly in Grafana schalten
viewtopic.php?p=32232#p32232
viewtopic.php?p=10570#p10570 USB Zuweisungen.
viewtopic.php?p=41308#p41308 Shelly in Grafana schalten
viewtopic.php?p=32232#p32232
- Ulrich
- Administrator
- Beiträge: 6599
- Registriert: Sa 7. Nov 2015, 10:33
- Wohnort: Essen
- Hat sich bedankt: 163 Mal
- Danksagung erhalten: 917 Mal
Re: Shelly Automation Version 2.3
Wer Javascript gut kann, wird das bestimmt hinbekommen. Vielleicht gibt es ja hier einen Javascript Experten. Haben wir mal etwas Geduld.... 
-----------------------------------------------------
Ulrich . . . . . . . . [ Admin ]
Ulrich . . . . . . . . [ Admin ]
Wer ist online?
Mitglieder in diesem Forum: 0 Mitglieder und 0 Gäste