Suche Unterstützung für neuen Regler: AlphaESS Smile 5-INV mit Batterie Smile-BAT-5.8P

Alles was mit der Solaranzeige Image Installation und Betrieb zu tun hat. Einfache Konfiguration mit einem Gerät.

Moderator: Ulrich

tunichgut
Beiträge: 20
Registriert: Fr 22. Jan 2021, 19:30

Suche Unterstützung für neuen Regler: AlphaESS Smile 5-INV mit Batterie Smile-BAT-5.8P

Beitrag von tunichgut »

Moin zusammen,

habe seit November eine Photovoltaik-Anlage auf dem Dach und einen Batteriespeicher im Haus.
Bin zufällig über dieses Forum gestolpert und bin jetzt schon begeistert, obwohl es bei mir noch nicht richtig läuft.

Habe zum Test einfach mal die Konfiguration vom ALPHA ESS T10 Wechselrichter genommen.
Die Hälfte läuft schon :D

Die Batteriewerte werden in Grafana schon mal angezeigt.

Nun kommt die spannende Aufgabe, den Wechselrichter einzubinden.
Bei mir läuft ein Smile5-INV Wechselrichter, abweichend zum T10 ist.

Angeschlossen ist alles über einen USB-Stick zum Modbus des Wechselrichters. Dabei habe ich schon herausgefunden, dass die Pin-Belegung des Modbus-Anschlusses am Wechselrichter unterschiedliche Pins nutzt. Damit kann ich ja schon mal die Batteriedaten auslesen.

Die Dokumentation zum Modbus vom Hersteller liegt mir vor. Habe ich einfach mal hier angehängt.

Was mir jetzt fehlt sind folgende Informationen:
  1. Wo finde ich die Konfigurationsdateien, damit ich eine Kopie von T10 anlegen und als 5-Inv weiter bearbeiten kann?
  2. Muss ich zwei unterschiedliche Konfigurationen anlegen, zum Auslesen und speichern in die Datenbank und zum Anzeigen in Grafana?
Wenn ich fertig bin - falls ich es schaffe - stelle ich das ganze gerne zur Verfügung für das nächste Image.

Freue mich über jeden Tipp.

liebe Grüße
rené
Dateianhänge
AlphaESS-Handbuch SMILE+T30 ModBus RTU V1.6-DE.pdf
(1.54 MiB) 1029-mal heruntergeladen
solaranzeige.jpg
liebe Grüße
rené
---------------------------------------------------------------------
SMA SunnyBoy 3.6 & AlphaESS Smile5 mit Smile-BAT-5.8P

MichaelS
Beiträge: 94
Registriert: Fr 18. Sep 2020, 15:17
Hat sich bedankt: 33 Mal
Danksagung erhalten: 1 Mal

Re: Suche Unterstützung für neuen Regler: AlphaESS Smile 5-INV mit Batterie Smile-BAT-5.8P

Beitrag von MichaelS »

Cool: Ende Januar schaffst Du es, tagsüber die Batterie auf knappe 9kW aufzuladen? Stark. Kein Schnee, viel Sonne bei Euch?

andreas_n
Beiträge: 1955
Registriert: Do 25. Jun 2020, 13:40
Hat sich bedankt: 17 Mal
Danksagung erhalten: 97 Mal

Re: Suche Unterstützung für neuen Regler: AlphaESS Smile 5-INV mit Batterie Smile-BAT-5.8P

Beitrag von andreas_n »

tunichgut hat geschrieben:
Do 28. Jan 2021, 21:14

[*]Wo finde ich die Konfigurationsdateien, damit ich eine Kopie von T10 anlegen und als 5-Inv weiter bearbeiten kann?
schau mal via putty / SSH auf deinen Raspi unter

/var/www/html/


"Muss ich zwei unterschiedliche Konfigurationen anlegen, zum Auslesen und speichern in die Datenbank und zum Anzeigen in Grafana?"

Klar, im Endeffekt sind das zwei verschiedene Regler..also wirds dann eine Multi Version...
Edit: Grad nochmal durchgelesen, wenn du nur einen WR hast/eine Datenbak, dann ist das natürlich ne Single Version.
SMA Tripower 8/Growatt MIN 3000 TL-XE/1500S/SPH 4600,4 ARK LV,10kWh
ELWA DC WW Puffer m. 300L/Gesamt PV Leistung 20,5kWp gesteuert mit Pi4 und Pi5
hier stehen alle Geräte>> viewtopic.php?f=13&t=1069

BEWI
Beiträge: 2
Registriert: Fr 29. Mai 2020, 07:57

Re: Suche Unterstützung für neuen Regler: AlphaESS Smile 5-INV mit Batterie Smile-BAT-5.8P

Beitrag von BEWI »

Hallo,
bei meinem Smile5 funktionierts mit der Konfigurationsdatei vom T10 und einer Grafana Konfiguration aus dem Forum für den T10.
Ich habe aber ganz wenig Ahnung von Grafana, könnte aber versuchen meine Grafana Datei zu exportieren und hochladen.

Bernd
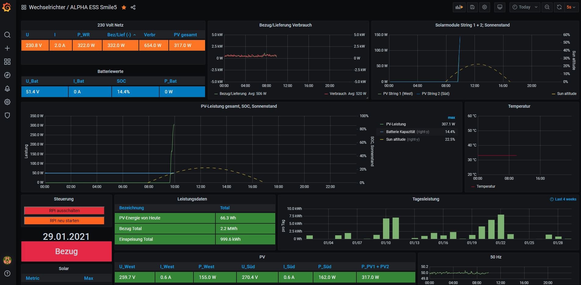
Grafana_Smile5.JPG

tunichgut
Beiträge: 20
Registriert: Fr 22. Jan 2021, 19:30

Re: Suche Unterstützung für neuen Regler: AlphaESS Smile 5-INV mit Batterie Smile-BAT-5.8P

Beitrag von tunichgut »

MichaelS hat geschrieben:
Fr 29. Jan 2021, 06:31
Cool: Ende Januar schaffst Du es, tagsüber die Batterie auf knappe 9kW aufzuladen? Stark. Kein Schnee, viel Sonne bei Euch?
Habe volle Südausrichtung des Dachs, gegen Weihnachten ab 9:30 Uhr komplett ohne Verschattung :D

Im Januar hatte ich schon zwei Tage über 20 kW, im Dezember 3 Tage, davon einmal sogar 27 kW.

Freue mich schon auf meinen ersten Sommer...
liebe Grüße
rené
---------------------------------------------------------------------
SMA SunnyBoy 3.6 & AlphaESS Smile5 mit Smile-BAT-5.8P

MichaelS
Beiträge: 94
Registriert: Fr 18. Sep 2020, 15:17
Hat sich bedankt: 33 Mal
Danksagung erhalten: 1 Mal

Re: Suche Unterstützung für neuen Regler: AlphaESS Smile 5-INV mit Batterie Smile-BAT-5.8P

Beitrag von MichaelS »

Wow, René, wo ist das - Süditalien? :o Wieviel kWp habt Ihr?
Wir haben hier in der Nähe von Stuttgart einen Dezember gehabt, der ganz mau war.
Und jetzt die letzten paar Tage auch dick Schnee: Wir liegen höher.

tunichgut
Beiträge: 20
Registriert: Fr 22. Jan 2021, 19:30

Re: Suche Unterstützung für neuen Regler: AlphaESS Smile 5-INV mit Batterie Smile-BAT-5.8P

Beitrag von tunichgut »

MichaelS hat geschrieben:
Fr 29. Jan 2021, 16:27
Wow, René, wo ist das - Süditalien? :o Wieviel kWp habt Ihr?
Wir haben hier in der Nähe von Stuttgart einen Dezember gehabt, der ganz mau war.
Und jetzt die letzten paar Tage auch dick Schnee: Wir liegen höher.

9,86 kWp, Standort nördliches Niedersachsen, kurz vor Hamburg.
Schnee gibt es hier leider seit Jahren so gut wie nicht mehr...
liebe Grüße
rené
---------------------------------------------------------------------
SMA SunnyBoy 3.6 & AlphaESS Smile5 mit Smile-BAT-5.8P

MichaelS
Beiträge: 94
Registriert: Fr 18. Sep 2020, 15:17
Hat sich bedankt: 33 Mal
Danksagung erhalten: 1 Mal

Re: Suche Unterstützung für neuen Regler: AlphaESS Smile 5-INV mit Batterie Smile-BAT-5.8P

Beitrag von MichaelS »

Dies sind ein paar unserer Wert ab 01.12.20: Viele trübe Tage und irgendwann im Januar dann Schnee auf den Paneelen:

Dienstag, 1. Dezember 2020 2,0 kWh
Mittwoch, 2. Dezember 2020 1,0
Donnerstag, 3. Dezember 2020 2,0
Freitag, 4. Dezember 2020 4,0
Samstag, 5. Dezember 2020 1,0
Sonntag, 6. Dezember 2020 3,0
Montag, 7. Dezember 2020 13,0
Dienstag, 8. Dezember 2020 17,0
Mittwoch, 9. Dezember 2020 0,0
Donnerst., 10. Dezember 2020 0,0
Freitag, 11. Dezember 2020 3,0
Samstag, 12. Dezember 2020 5,0
Sonntag, 13. Dezember 2020 4,0
Montag, 14. Dezember 2020 22,0
Dienstag, 15. Dezember 2020 5,0
Mittwoch, 16. Dezember 2020 17,0
Donnerst., 17. Dezember 2020 17,0
Freitag, 18. Dezember 2020 15,0
Samstag, 19. Dezember 2020 25,0
Sonntag, 20. Dezember 2020 16,0
Montag, 21. Dezember 2020 8,0
Dienstag, 22. Dezember 2020 2,0
Donnerst., 24. Dezember 2020 3,0
Freitag, 25. Dezember 2020 1,0
Samstag, 26. Dezember 2020 6,0
Sonntag, 27. Dezember 2020 5,0
Montag, 28. Dezember 2020 3,0
Dienstag, 29. Dezember 2020 10,0
Mittwoch, 30. Dezember 2020 10,0
Donnerst., 31. Dezember 2020 2,0
Freitag, 1. Januar 2021 3,0
Samstag, 2. Januar 2021 6,0
Sonntag, 3. Januar 2021 0,0
Montag, 4. Januar 2021 0,0
Dienstag, 5. Januar 2021 0,0
Mittwoch, 6. Januar 2021 0,0
Donnerst., 7. Januar 2021 0,0
Freitag, 8. Januar 2021 0,0
Samstag, 9. Januar 2021 0,0
Sonntag, 10. Januar 2021 5,0
Montag, 11. Januar 2021 20,0
Dienstag, 12. Januar 2021 0,0
Mittwoch, 13. Januar 2021 0,0
Donnerstag, 14. Januar 2021 0,0
Freitag, 15. Januar 2021 0,0
Samstag, 16. Januar 2021 0,0

LG
Michael

tunichgut
Beiträge: 20
Registriert: Fr 22. Jan 2021, 19:30

Re: Suche Unterstützung für neuen Regler: AlphaESS Smile 5-INV mit Batterie Smile-BAT-5.8P

Beitrag von tunichgut »

BEWI hat geschrieben:
Fr 29. Jan 2021, 10:07
Hallo,
bei meinem Smile5 funktionierts mit der Konfigurationsdatei vom T10 und einer Grafana Konfiguration aus dem Forum für den T10.
Ich habe aber ganz wenig Ahnung von Grafana, könnte aber versuchen meine Grafana Datei zu exportieren und hochladen.

Bernd
Grafana_Smile5.JPG
Moin Bernd,
hast Du das alpha_ess.php angepasst, oder hast Du das gelassen wie es ist?

Es wäre schön, wenn Du das Dashboard exportieren an hier anhängen kannst.

Wo ist denn das Forum für den T10?

Danke und liebe Grüße
rené
liebe Grüße
rené
---------------------------------------------------------------------
SMA SunnyBoy 3.6 & AlphaESS Smile5 mit Smile-BAT-5.8P

tunichgut
Beiträge: 20
Registriert: Fr 22. Jan 2021, 19:30

Re: Suche Unterstützung für neuen Regler: AlphaESS Smile 5-INV mit Batterie Smile-BAT-5.8P

Beitrag von tunichgut »

Moin, habe (glaube ich) zwei Fehler in der alpha_ess.php gefunden

1. Fehler: // $aktuelleDaten["PV_Strom3"] [0424]
Hier sollte anstelle 0424 0426 sehen

2. Fehler: // $aktuelleDaten["BackupFrequenz"] [041C]
Im Register 041C ist nicht die BackupFrequenz, sondern die WR-Netzfreqzenz.

Könnt Ihr Euch das bei Euch bitte mal ansehen.

liebe Grüße
rené
liebe Grüße
rené
---------------------------------------------------------------------
SMA SunnyBoy 3.6 & AlphaESS Smile5 mit Smile-BAT-5.8P

Zurück zu „Image Installation [ Single-Regler Version ]“

Wer ist online?

Mitglieder in diesem Forum: 0 Mitglieder und 0 Gäste