200 Jahre altes Plusenergiehaus

Wer möchte, kann hier ein paar Bilder seiner Solaranzeige und seiner Anlage präsentieren.

Moderator: Ulrich

trilobyte
Beiträge: 20
Registriert: Do 21. Jan 2021, 22:44

200 Jahre altes Plusenergiehaus

Beitrag von trilobyte »

Wir haben 2011 ein älteres ehemaliges kleines Bauernhaus gekauft und umgebaut. Das Wohnhaus wurde ziemlich entkernt. Der Fachwerkständerbau blieb und das Dach sowie die Nordfassade (diese wurde ca 2007 renoviert)
Wir haben das Mauerwerk entfernt, zwischen den Balken isoliert sowie innen und aussen auf gedoppelt und isoliert. 3 Fach verglaste Holz-Metallfenster.

Es gibt eine Solarthermie und 4 PV Anlagen und passende Speicher dazu:

Solarthermie: 6*2.8m^2=16.8m^2 BJ 2011
Speicher: Jenni Swiss Solartank 2640l BJ 2011
Stückholzkessel: KWB 20kw BJ 2011
PV1 21x Samsung 247W = 5.19kwp + SMA Tripower BJ 2011 Ausrichtung Südost
PV2 16x Heckert 275W = 4.4kwp + SMA Tripower BJ 2017 Ausrichtung Südost
PV3 36x Heckert 325W = 11.7kwp + MPP Solar Hybrid 10k Baujahr 2021 Ausrichtung Nordwest
PV4 12x Heckert 325W = 3.9kwp + SMA Tripower Baujahr 2021 Ausrichtung Südost (senkrecht an der Fassade)
PV Speicher 2x10kwh LiFePo4 Powerwalls von https://www.ltc-energy.com/ auf 51.2V

Verbraucher 2 E-Autos mit ca 15'000 und 17'000km Jahresfahrleistung. BMW I3 mit 33kwh und ein E-Golf 300 mit 35.8 kWh.

Solaranzeige läuft zurzeit erstmal mit dem Hybrid WR. PV 3 und 4 ging Anfang April ans Netz und der Akku am 10.04.2021.
Ich arbeite an einem erweiterten Dashboard für den Hybrid WR, das stelle ich bald mal vor.

Wenn meine Simulationen mit PV Gis und Berechnungen stimmen sollten wir mit unserer Liegenschaft bilanziell übers Jahr gesehen energiepositiv sein. Strom fürs Haus und für die Autos sowie die Wärmemenge von den 6-8ster Holz mitgerechnet.
Weitgehend autark sind wir ca. von April bis Oktober.

Bild
DSC00251.jpg
weiter Bilder folgen demnächst

gruss
Siegi

andreas_n
Beiträge: 1959
Registriert: Do 25. Jun 2020, 13:40
Hat sich bedankt: 17 Mal
Danksagung erhalten: 97 Mal

Re: 200 Jahre altes Plusenergiehaus

Beitrag von andreas_n »

Moin Siegi,

Da meine Dauerfreundin mit Vornamen Hilti heisst, :lol:
wie sind denn die Deckenhöhen im Haus? Beim letzten Bauernhaus wo ich drin war, hab ich mir andauernd die Stirn eingerannt...die Leute waren damals ja auch kleiner.

Solarthermie aufs Dach hätte ich jetzt nicht gemacht, da bekannte Nachteile..(Stillstand,Frostschutz,Montage und Wartungsaufwand)

Da schon PV verlegt wurde, gäbs entweder direkt in den Puffer mittels Heizstab (Elwa DC) oder/und Heizstab AC, schalt und steuerbar bei Überschuss / 70% Shaving, aber das ist letztenendes private Vorliebe.(Sole-)Wärmepumpe noch besser, kommt bei mir in ca 3 Jahren für die Ölheizung, sofern der Brunnenbohrer mal Zeit hat.

Ansonsten, schickes Idyll! Welche Ecke ungefähr liegt das?

Gruss
Andreas
SMA Tripower 8/Growatt MIN 3000 TL-XE/1500S/SPH 4600,4 ARK LV,10kWh
ELWA DC WW Puffer m. 300L/Gesamt PV Leistung 20,5kWp gesteuert mit Pi4 und Pi5
hier stehen alle Geräte>> viewtopic.php?f=13&t=1069

trilobyte
Beiträge: 20
Registriert: Do 21. Jan 2021, 22:44

Re: 200 Jahre altes Plusenergiehaus

Beitrag von trilobyte »

Im Wohnhaus im Erdgeschoss haben wir 2.02m Deckenhöhe. Im Oberen Stock im Haus haben wir die gegen das Dach geöffnet, da ist es auch Luftig. Im neuen Teil den wir in die Ehemalige Scheune / Stall gebaut haben sind es 2.26m.
Ich bin 1.80m, das passt ganz gut so.

Solarthermie würde ich wieder machen. Ich strebe Richtung Autarkie, bzw will ich auch im Winter möglichst meinen Strom selber machen. Da macht der Holzkessel schon noch sinn. Dazu passt die Solarthermie ideal. Geht halt schon sehr viel mehr mit geschätzt 85% Wirkungsgrad wie mit 20.
Das macht die Wärmepumpe auch nicht wirklich Wett. Ich will nicht dann am meisten Strom brauchen wenn am wenigsten da ist. Das wird auf die Dauer nicht ideal sein, auch Preislich. Im Sommer habe ich sowieso massiv überschuss sobald die Sonne scheint.

Wir wohnen in der Ostschweiz auf 600m.

gruss
Siegi

ps: bzgl Solarthermie und Stillstand: letzteres gibts bei mir nur bei Stromausfall. Die Anlage läuft immer durch und kühlt nachts zurück wenn das notwendig ist. Wartungsaufwand war die letzten 10 Jahre 0. Dieses Jahr schaue ich mir mal die Glykolsauce an. Ich muss jetzt ein wenig nachfüllen da der Druck am unteren Ende ist.

trilobyte
Beiträge: 20
Registriert: Do 21. Jan 2021, 22:44

Re: 200 Jahre altes Plusenergiehaus

Beitrag von trilobyte »

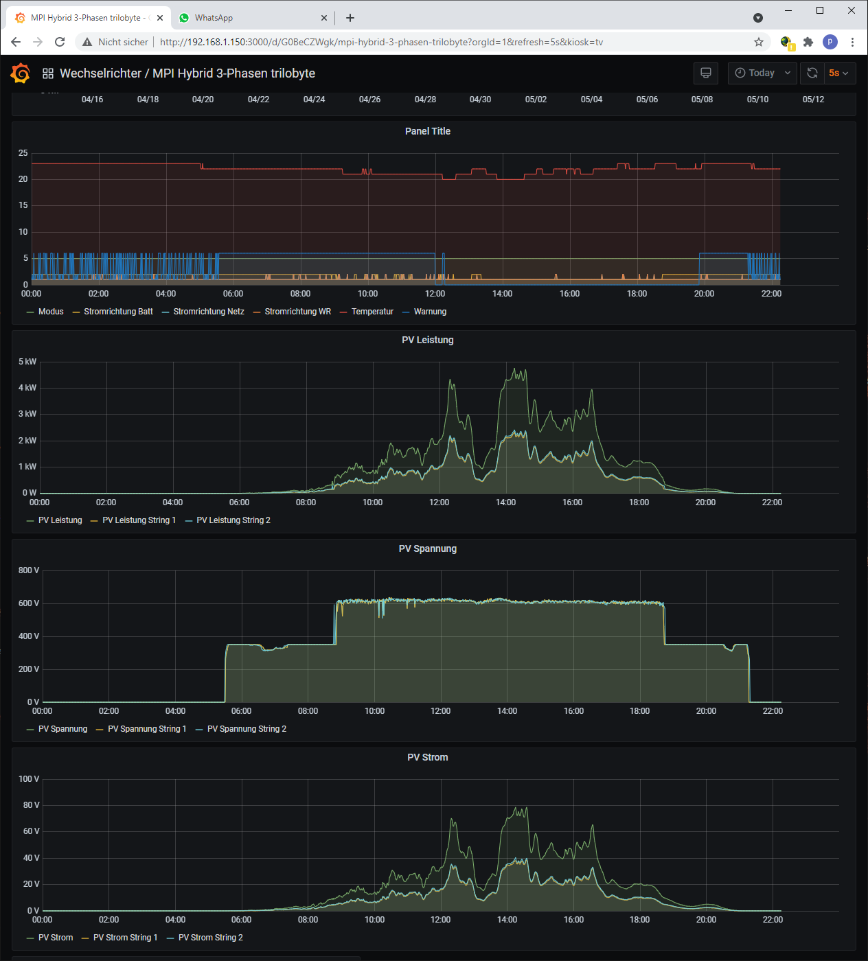
hier mal mein Dashboard vom Mpp Hybrid 10k:
dashboard1.png
dashboard2.png
gruss
siegi

andreas_n
Beiträge: 1959
Registriert: Do 25. Jun 2020, 13:40
Hat sich bedankt: 17 Mal
Danksagung erhalten: 97 Mal

Re: 200 Jahre altes Plusenergiehaus

Beitrag von andreas_n »

trilobyte hat geschrieben:
Mi 12. Mai 2021, 22:27
Im Wohnhaus im Erdgeschoss haben wir 2.02m Deckenhöhe.
Puh, das wäre mir bei 1,90 etwas zu nieder, da hätte ich vmtl den Spaten im EG angesetzt :lol:
trilobyte hat geschrieben:
Mi 12. Mai 2021, 22:27
Solarthermie würde ich wieder machen. Ich strebe Richtung Autarkie, bzw will ich auch im Winter möglichst meinen Strom selber machen. Da macht der Holzkessel schon noch sinn. Dazu passt die Solarthermie ideal. Geht halt schon sehr viel mehr mit geschätzt 85% Wirkungsgrad wie mit 20.
Es gibt nix schöneres wie einen Holzofen, haben im Erzgebirge selber einen, dann macht der Puffer auch Sinn (auch wenn in D beim Thema CO2 manch einer beim Stichwort Holzofen völlig austickt, die sollten mal erfahrene Kaminkehrer befragen)
trilobyte hat geschrieben:
Mi 12. Mai 2021, 22:27

Wir wohnen in der Ostschweiz auf 600m.
Schöne Gegend.

Ja so altes Gemäuer zu sanieren kann dauern, wem sagste das. Irgendwas ist immer zu tun...hab jetzt meinen WW Puffer in Betrieb, aber alleins dafür der Installationsaufwand, wennste das bezahlen müsstest, ist die Rendite im Keller :shock:

Grüezi

Andreas
SMA Tripower 8/Growatt MIN 3000 TL-XE/1500S/SPH 4600,4 ARK LV,10kWh
ELWA DC WW Puffer m. 300L/Gesamt PV Leistung 20,5kWp gesteuert mit Pi4 und Pi5
hier stehen alle Geräte>> viewtopic.php?f=13&t=1069

trilobyte
Beiträge: 20
Registriert: Do 21. Jan 2021, 22:44

Re: 200 Jahre altes Plusenergiehaus

Beitrag von trilobyte »

Hier noch die PV3 auf der nordwestseite der Scheune:
20210312_162813.jpg
2x18 Heckert NeMo Full Black 325W am MPI Solar MPP Hybrid 10K


und hier mein Abendsonnefänger:
20210409_175145.jpg
2x6 Heckert NeMo Full Black 325W an einem 3kw SMA Tripower.

Im April kommt schon sehr viel vom Nordwestdach. mittags ca 4kw und um 17.00 sind es 6-7kw.
klar nicht zu vergleichen mit einer anlage auf einem süddach, aber die sind ja schon belegt. die module kosten ja nicht mehr viel. dafür ist die anmeldung und installation aufwendig und teuer, dann lieber gleich ein paar module mehr montieren. wenn es bedeckt ist bringt die norddach anlage viel, weil sie viel fläche hat.

gruss
siegi

andreas_n
Beiträge: 1959
Registriert: Do 25. Jun 2020, 13:40
Hat sich bedankt: 17 Mal
Danksagung erhalten: 97 Mal

Re: 200 Jahre altes Plusenergiehaus

Beitrag von andreas_n »

Geil...

Süddach hat nur einen Vorteil, maximum Output zum Einspeisen...wesentlich sinnvoller sind mehrere Ausrichtungen weils dann immer irgendwo grad Sonne hat. Ausserdem: Wir haben hier nicht immer Sonne und blauen Himmel, selbst die beiden Flachdachanlagen die wir in 2020 gebaut haben bringen bei heller Bewölkung sehr viel und der Unterschied zur "Süd" Ausrichtung ist eigentlich egal, wenn Eigenverbrauch vorhanden ist
Ist PV Anmeldung in CH wesentlich teurer als hier?
SMA Tripower 8/Growatt MIN 3000 TL-XE/1500S/SPH 4600,4 ARK LV,10kWh
ELWA DC WW Puffer m. 300L/Gesamt PV Leistung 20,5kWp gesteuert mit Pi4 und Pi5
hier stehen alle Geräte>> viewtopic.php?f=13&t=1069

trilobyte
Beiträge: 20
Registriert: Do 21. Jan 2021, 22:44

Re: 200 Jahre altes Plusenergiehaus

Beitrag von trilobyte »

in der Schweiz ist fast alles sehr teuer :roll:
Ausser Sachen direkt aus China kaufen. Das geht dank freihandelsabkommen und 7.7% mwst ganz gut.
Akkus und den MPP Wechselrichter habe ich selber importiert.
Die Module sind vom Ch Händler von Heckert. SMA und Gak etc kommen vom Elektriker, da waren die preis auch ok. Was kostet ist halt das ganze theater mit sicherheitskonzept, Schemas und installation. durch die enge und verwinkelte situation im gebäude war der elektriker viele stunden dran.
Das mit den GAK überall ist auch aufwendig. Dazu kommt noch netzwerk für die WR und dan Raspi, Modbus quer durchs haus, Hausanschlusskasten umkrempeln damit der Modbus zähler noch Platz findet usw.
Die Module und UK habe ich auch selber eingekauft (über die Firma). Die PV Module auf dem Nordwestdach hat der Dachdecker montiert. Das ging grad im gleichen weil das Dach sowieso saniert wurde. Diese Etappe hatte ich mir aus steuertechnischen gründen aufgespart. Dann ging das mit den PV Modulen grad im gleichen. Die Anlage auf der Fassade habe ich mit einem Kumpel mit 2 Leitern montiert 8-)

gruss
Siegi

ps: bzgl Wirtschaftlichkeit: sowas rechne ich gar nicht. muss ich zum glück auch nicht weil ich auf den ersten beiden Anlagen KEV (kostendeckende einspeisevergütung) aus 2011 habe. die läuft noch 15 Jahre. Bei mir schlägt es aber zu dass ich die ganzen investitionen von den Steuern absetzen kann. das und die einmalvergügung helfen bei der Wirtschaftlichkeit. Wie gesagt, darum geht es mir nicht. Mir geht es drum meinen Beitrag zur Energiewende zu machen. Rauszufinden was möglich ist und was funktioniert. Die ganze Energiewende geht mir ohnehin viel zu langsam.

solarfanenrico

Re: 200 Jahre altes Plusenergiehaus

Beitrag von solarfanenrico »

trilobyte hat geschrieben:
Do 13. Mai 2021, 10:36
i.....Die ganze Energiewende geht mir ohnehin viel zu langsam.
Zu langsam wäre ja noch erträglich. In D hat man den Eindruck hier extra noch gebremst zu werden.

Enrico

andreas_n
Beiträge: 1959
Registriert: Do 25. Jun 2020, 13:40
Hat sich bedankt: 17 Mal
Danksagung erhalten: 97 Mal

Re: 200 Jahre altes Plusenergiehaus

Beitrag von andreas_n »


Zu langsam wäre ja noch erträglich. In D hat man den Eindruck hier extra noch gebremst zu werden.
naja, ich glaub, diesem Globus ist es egal, wer CO2 produziert (wieviel KKW bauen die Chinesen pro Jahr neu?) und teilweise sinnlos in den Boden versenkt. Stichwort Betonfundamente WKA, wie lange muss so eine WKA laufen, damit das verbaute CO2 wieder eingeholt wird? E Autos, so schick die Beschleunigung, über deren Feinstaub redet keiner..(Reifenabrieb deutlich erhöht), ist ja der gute Feinstaub.. :?
Eigentlich müssten wir wegen CO2 die AKW weiter laufen lassen und alte KKW abschalten..Fukushima war ein Planungsfehler, den haben wir hier so nicht.
Hier in der Amberger Gegend nahe A6 gibts immer mehr WKA...aber warum laufen die nicht alle? Teils aus dem Wind gedreht.
Speicherung im Industriestil wäre bitter nötig...Mehr Sachverstand bei Politikern auch, aber das ist ein Thema, das will ich gar net anfassen,Fass ohne Boden.
Hier habens 10 neue "Häuser" (2mal 5er Reihen-Handtuchhäuschen) mit Zentralem Gasheizwerk hingestellt. Damit das ganze dann KfW 55 tauglich wird, hat jedes Häuschen 2 Solarthermieplatten auf -19Grad und je ein Wärmetauscher im Keller.Der Klempner sagte damals, rechnet sich nie, müssens aber einbauen, sonst keine Genehmigung.
Im Winter habens kaum Ertrag, im Sommer langt es so für WW, Übergangszeit aber schon nimmer für die FBH.
Hätte man den irren Installationsaufwand (Kosten und Material+CO2+graue Energie) anderweilig eingesetzt, zB PV, DANN sähe der Energieertrag weit besser aus, damit kannste halt Heizen, Backen und bei weiterem Überschuss auch verkaufen..geht bei WW schlecht :lol:
aber da scheiden sich die Geister wegen Brandschutzverordnungen und Fördermöglichkeiten...Politiker blickens nicht und der Wähler sieht kaum Wahlmöglichkeit und blickt noch weniger. Jede Fördermöglichkeit die ich hätte nutzen können, war mit sattem Kosten+Steueraufschlag (brauchts dann Handwerkerrechnungen) und Vorschriften behaftet. Ergo sum, ich hab Lattenhammer und Pattex an die Hand, das selber zusammengebaut, bin in 6 Jahren im Plus anstatt 15 und hab noch jede Menge € gespart und hatte massenhaft Spass dabei.
Die Energiewende müsste ganz anders aufgezogen werden, aber unsere gewählten Schulabbrecher hatten scheinbar noch nichtmal Grundbegriffe der Physik und Chemie erlernt. :lol:

Ich hätte sogar noch ein komplettes NW Dach frei, aber die bessere Hälfte meint, ez iss genuch mit der Dachkraxelei..abgesehen davon, bei 459Wh /kWp Ertrag laut PVgis auch nicht wirklich wirtschaftlich sinnvoll darstellbar. CO2 "neutral" wird sowieso fast kein Haus was derzeit in D steht...solls aber bis 2050 werden.. :shock:

Handwerker hats doch jetzt schon zu wenig.

Siegis Burg hat schon was, nicht jeder mag so "abgelegen" wohnen, aber Kind und Kegel freuen sich und jetzt noch nen schicken Gemüsegarten dazu gezimmert, perfekt!
SMA Tripower 8/Growatt MIN 3000 TL-XE/1500S/SPH 4600,4 ARK LV,10kWh
ELWA DC WW Puffer m. 300L/Gesamt PV Leistung 20,5kWp gesteuert mit Pi4 und Pi5
hier stehen alle Geräte>> viewtopic.php?f=13&t=1069

Zurück zu „Bilder meiner Anlage“

Wer ist online?

Mitglieder in diesem Forum: 0 Mitglieder und 0 Gäste