Growatt SPH – auslesen der Zellenspannung vom Speicher

Allgemeine Informationen zum Nachbau und zum Forum.
PV-Monitorung / PV Überwachung

Moderator: Ulrich

bobline
Beiträge: 64
Registriert: So 3. Jan 2021, 15:51
Hat sich bedankt: 1 Mal
Danksagung erhalten: 3 Mal

Growatt SPH – auslesen der Zellenspannung vom Speicher

Beitrag von bobline »

Hallo zusammen,
Ich nutze die Solaranzeige mit einem Growatt SPH4000 und 2 Pylontech Speicher (Serie US-C).
Im growatt.php sehe ich was von Zellenspannung der Batterie auslesen. :shock: Funktioniert das nur mit einem Growatt Speicher?
Kann man das nicht vielleicht auch etwas verbiegen, das die Pylontech Werte ausgelesen werden?

Den SPH lese ich per RS485 aus und der Pylontech hängt per CAN am WR

Alternativ käme noch in Frage, die Pylontech separat mit RS485 auszulesen. Wär es möglich zwei der RS485-USB Adapter an einem Pi zu betreiben?
Gruß Bobline

Benutzeravatar
Ulrich
Administrator
Beiträge: 6568
Registriert: Sa 7. Nov 2015, 10:33
Wohnort: Essen
Hat sich bedankt: 164 Mal
Danksagung erhalten: 918 Mal

Re: Growatt SPH – auslesen der Zellenspannung vom Speicher

Beitrag von Ulrich »

Ja, du kannst beide Geräte getrennt mit je einem RS485 auslesen. Das ist auch nur die einzige Möglichkeit.
-----------------------------------------------------
Ulrich . . . . . . . . [ Admin ]

bobline
Beiträge: 64
Registriert: So 3. Jan 2021, 15:51
Hat sich bedankt: 1 Mal
Danksagung erhalten: 3 Mal

Re: Growatt SPH – auslesen der Zellenspannung vom Speicher

Beitrag von bobline »

Ah - ok .... dann versuch ich es mal :-)
Danke dir
Gruß Bobline

bobline
Beiträge: 64
Registriert: So 3. Jan 2021, 15:51
Hat sich bedankt: 1 Mal
Danksagung erhalten: 3 Mal

Re: Growatt SPH – auslesen der Zellenspannung vom Speicher

Beitrag von bobline »

So - auslesen mit einem separaten Pi funktioniert prima.
Nun wollte ich mit einer weiteren user.Config.php das in meine vorhandene Solaranzeige einbauen und scheitere mal wieder an den USB Device´s

In der 1.user.config wird der SPH ausgelesen und es ist dies hier eingetragen: $USBDevice = "/dev/ttyUSB0";
In der 2.user.config wird ein Shelly via IP ausgelesen.

Wie bekomme ich denn raus, dass ich in der 3.user.config für ein USBDevice eintrage?
In der Multiuser Anleitung ist zwar bei Punkt 15 bisserl was beschrieben ...... hilft mir aber als DAU nicht wirklich :shock:

Wenn ich dann den 2.ten RS485 Stick einstecke und einen reboot mache ist erst mal Schicht im Schacht und der SPH wird nicht mehr ausgelesen.

Hat jemand ein Tipp für mich?
Gruß Bobline

bobline
Beiträge: 64
Registriert: So 3. Jan 2021, 15:51
Hat sich bedankt: 1 Mal
Danksagung erhalten: 3 Mal

Re: Growatt SPH – auslesen der Zellenspannung vom Speicher

Beitrag von bobline »

So – ich habs ein bisschen anders gelöst. 8-)
Das mit den ttyUSB0 und ttyUSB1 hat irgendwie nicht hin gehauen …. mag daran liegen, das es zwei absolut identische RS485 Sticks sind….keine Ahnung.

Ich habe jetzt einen zweiten Pi - einen Pi Zero W ein Image von Solaranzeige verpasst. Der ließt jetzt den Speicher aus und schick es per WLan an meine „Haupt“-Solaranzeige. :D

Ja – keine Ideallösung – aber es läuft. :idea:
Dateianhänge
zero.jpg
Gruß Bobline

bobline
Beiträge: 64
Registriert: So 3. Jan 2021, 15:51
Hat sich bedankt: 1 Mal
Danksagung erhalten: 3 Mal

Re: Growatt SPH – auslesen der Zellenspannung vom Speicher

Beitrag von bobline »

Moin moin,
wollte nochmal Rückmeldung geben.
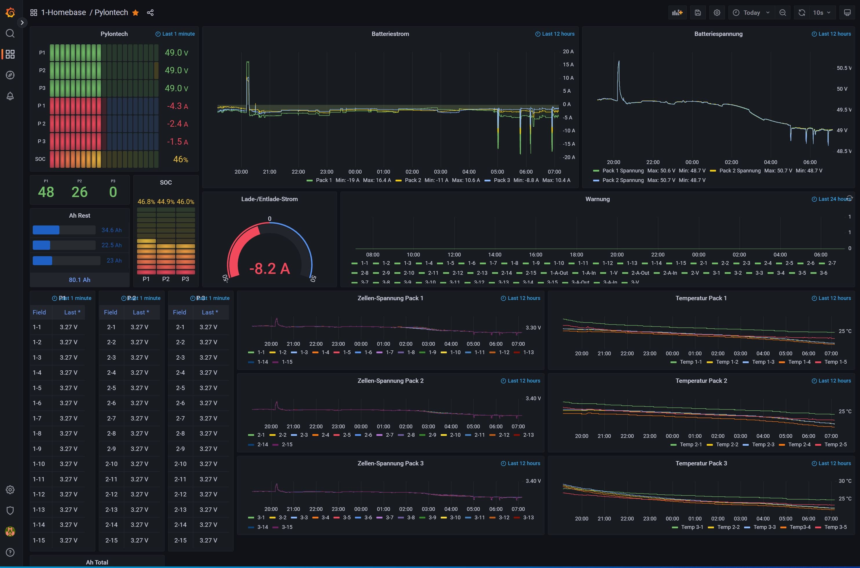
Der kleine Pi Zero läuft nun schon eine Woche völlig Problemlos und ließt drei Pylontech (1x US3000C + 2x US2000C) über RS485 vier mal pro Minute aus.
Bin mit der Lösung jetzt doch sehr zufrieden :D
Dateianhänge
SA-Pylon.JPG
Gruß Bobline

SteffenE.
Beiträge: 8
Registriert: So 23. Okt 2022, 16:21

Re: Growatt SPH – auslesen der Zellenspannung vom Speicher

Beitrag von SteffenE. »

Hallo,

ich bin neu in diesem Thema und würde auch gerne die Daten aus meinem Growatt SPH 4000 auslesen und zu IOBroker senden. Ich hoffe ihr könnt mir bei meinen Fragen weiterhelfen.
Welche Hardware ist hierfür erforderlich? Ich habe Raspberrys und ich habe ein Modbus Gateway RS485 zu TCP/IP. Kann mir jemand die PIN Belegung von der RS485 Schnittstelle mitteilen?

nikodeluxe
Beiträge: 13
Registriert: Fr 19. Aug 2022, 17:53
Hat sich bedankt: 1 Mal
Danksagung erhalten: 1 Mal

Re: Growatt SPH – auslesen der Zellenspannung vom Speicher

Beitrag von nikodeluxe »

Hallo Leute,

ich habe heute erfolgreich meinen SPH10000TL3 BH UP mit solaranzeige in Betrieb genommen.
Tatsächlich verbindet sich der über PIN 1 und 5 und liefert 6 mal die Minute die Daten.
Ich habe den Growatt HV Speicher angeschlossen. Wie kann ich den Ladestatus im Dashboard anzeigen lassen?
Habe das Standart Dashboard für Growatt-WR genommen und würde es nun gern erweitern :)

Grüße

nikodeluxe
Beiträge: 13
Registriert: Fr 19. Aug 2022, 17:53
Hat sich bedankt: 1 Mal
Danksagung erhalten: 1 Mal

Re: Growatt SPH – auslesen der Zellenspannung vom Speicher

Beitrag von nikodeluxe »

Ich habe die Werte der Batterie (Ladeleistung, Spannung usw.) gefunden und eingepflegt.
Man kann so viel damit darstellen....wird ewig dauern, bis man alles erfasst hat :)

Benutzeravatar
Ulrich
Administrator
Beiträge: 6568
Registriert: Sa 7. Nov 2015, 10:33
Wohnort: Essen
Hat sich bedankt: 164 Mal
Danksagung erhalten: 918 Mal

Re: Growatt SPH – auslesen der Zellenspannung vom Speicher

Beitrag von Ulrich »

nikodeluxe hat geschrieben:
Mo 31. Okt 2022, 20:58
Ich habe die Werte der Batterie (Ladeleistung, Spannung usw.) gefunden und eingepflegt.
Man kann so viel damit darstellen....wird ewig dauern, bis man alles erfasst hat :)
Wenn du mir sagst, welche Werte noch interessant sind,(mit welchen Speicherstellen) kann ich die in die offizielle Version einpflegen.
-----------------------------------------------------
Ulrich . . . . . . . . [ Admin ]

Zurück zu „Allgemeines“

Wer ist online?

Mitglieder in diesem Forum: 0 Mitglieder und 1 Gast