Kurze Rückmeldung zum Einsatz eines SDM230

Die benötigte Hardware zum Nachbau. Bitte hier nur Hardware posten, die man auch selber ausprobiert hat. Nichts posten, nur weil es neu ist.

Moderator: Ulrich

Forumsregeln
Bitte nur Hardware posten, die man selber auch ausprobiert bzw. in Verwendung hat.
rolandm
Beiträge: 12
Registriert: Mo 25. Jul 2022, 16:22

Kurze Rückmeldung zum Einsatz eines SDM230

Beitrag von rolandm »

Hallo zusammen,
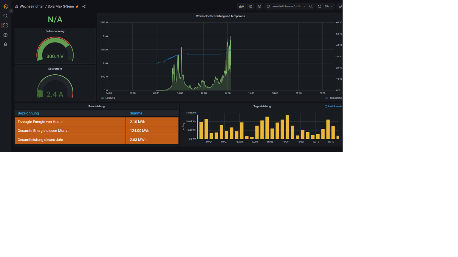
seit Montag Abend ist meine Mini PV mit 600 W (Stichwort Balkonkraftwerk) fertiggestellt und in Betrieb.

Es ist ein 600 Watt Wechselrichter mit 2 Modulen a 370 Watt. Da mir eine Hersteller DTU zu teuer ist, und eine Cloudanbindung nicht in Frage kommt, ist das ganze jetzt mit einem SDM203 via Modbus an der Solaranzeige eingerichtet.
Läuft soweit sehr gut.
Meine andere PV ist auch schon eingerichtet.
Als nächstes kommt noch ein Hitchi IR Kopf für meinem Haustähler dazu.

Heute gab es erst seit dem Mittag mehr Sonne. Dafür bin ich mit dem Ertrag schon zufrieden.
Das Ziel, tagsüber den Strombezug durch unter anderem 2 Homeoffice zu reduzieren wird erreicht.

Ich habe mal das Dashboard der Kleinanlage und das meiner "Großen PV (hat 2,34 Kwp bzw. der WR kann 2kw) zum Vergleich mal angehängt.
Dateianhänge
PV2.png
PV1.png

Zurück zu „Hardware für den Nachbau“

Wer ist online?

Mitglieder in diesem Forum: 0 Mitglieder und 0 Gäste