hier mal unsere 12,7 KWp Anlage mit Sunstonepower Wechselrichter und 9,7 KW Akku. komplett eingebunden in Grafana. Anlage ist Süd/Ost Ausrichtung. Überschuss nehme ich um warmes Wasser zu machen. Läuft super. Seit 2 Monaten kein einzitges mal Heizung angewesen.
Sunstonepower 12,7 KWp Anlage mit 9,7 Kw Speicher
Moderator: Ulrich
- 
				antaril
 - Beiträge: 30
 - Registriert: Sa 27. Mai 2023, 23:07
 - Hat sich bedankt: 2 Mal
 - Danksagung erhalten: 4 Mal
 
Sunstonepower 12,7 KWp Anlage mit 9,7 Kw Speicher
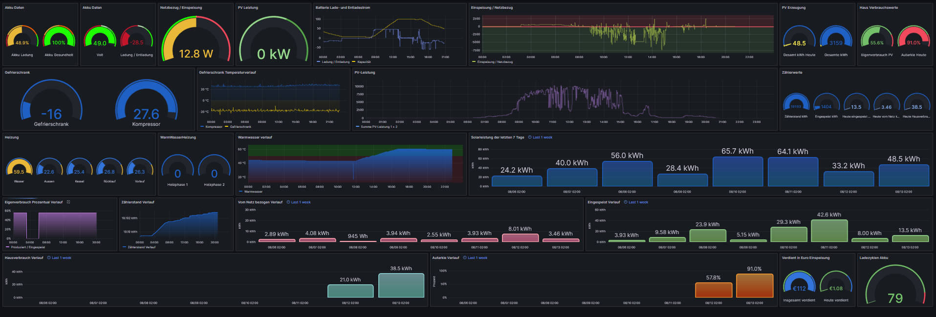
Hi Leute,
hier mal unsere 12,7 KWp Anlage mit Sunstonepower Wechselrichter und 9,7 KW Akku. komplett eingebunden in Grafana. Anlage ist Süd/Ost Ausrichtung. Überschuss nehme ich um warmes Wasser zu machen. Läuft super. Seit 2 Monaten kein einzitges mal Heizung angewesen.
  Denke ich habe  alle wichtigen Werte, und noch einiges mehr  
 Die Autarkieanzeige ist noch neu, der Wert heute sollte stimmen, der gestern war ein Rechenfehler und kein Bock zum berichtigen... 
			
							
			
									
						hier mal unsere 12,7 KWp Anlage mit Sunstonepower Wechselrichter und 9,7 KW Akku. komplett eingebunden in Grafana. Anlage ist Süd/Ost Ausrichtung. Überschuss nehme ich um warmes Wasser zu machen. Läuft super. Seit 2 Monaten kein einzitges mal Heizung angewesen.
- 
				hollyofnone
 - Beiträge: 27
 - Registriert: Mo 16. Mai 2022, 16:20
 - Wohnort: Stolberg
 - Hat sich bedankt: 4 Mal
 - Danksagung erhalten: 3 Mal
 
Re: Sunstonepower 12,7 KWp Anlage mit 9,7 Kw Speicher
Wäre es Möglich das Dashboard /Json zu Teilen?
Mir gefällt es Mega!
			
			
									
						Mir gefällt es Mega!
- Schwarzermann
 - Beiträge: 386
 - Registriert: Sa 9. Okt 2021, 11:16
 - Wohnort: 87733
 - Hat sich bedankt: 9 Mal
 - Danksagung erhalten: 12 Mal
 
Re: Sunstonepower 12,7 KWp Anlage mit 9,7 Kw Speicher
Ih würde auch gerne die Json datei haben wollen wenn du es hier posen könntest wäre das Super danke. Wie liet du die Temperaturdaten für deinen kühlschrank aus?
			
			
									
						Der mit sympatischen Vollmeise
viewtopic.php?p=10570#p10570 USB Zuweisungen.
viewtopic.php?p=41308#p41308 Shelly in Grafana schalten
viewtopic.php?p=32232#p32232
						viewtopic.php?p=10570#p10570 USB Zuweisungen.
viewtopic.php?p=41308#p41308 Shelly in Grafana schalten
viewtopic.php?p=32232#p32232
Wer ist online?
Mitglieder in diesem Forum: 0 Mitglieder und 0 Gäste