Shelly Plus Plug (S) vom Dashboard aus schalten

Alle Shelly Geräte mit der originalen Firmware (Kein TASMOTA)

Moderator: Ulrich

Online
Benutzeravatar
Ulrich
Administrator
Beiträge: 6600
Registriert: Sa 7. Nov 2015, 10:33
Wohnort: Essen
Hat sich bedankt: 163 Mal
Danksagung erhalten: 917 Mal

Shelly Plus Plug (S) vom Dashboard aus schalten

Beitrag von Ulrich »

Wenn man den Shelly Plus Plug S aus Grafana heraus schalten möchte, dann muss man so vorgehen:

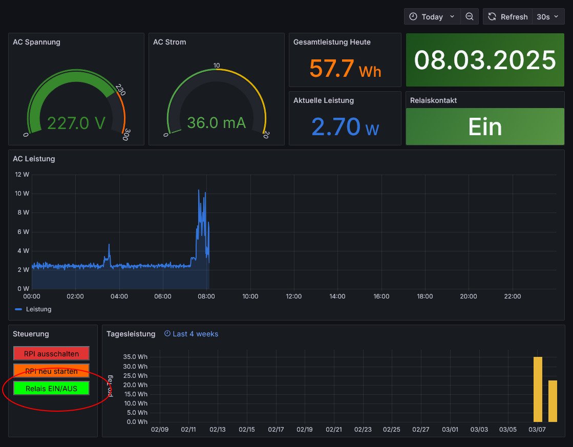
Das Dashboard hat einen Button, mit dem man das Relais im Shelly Plus Plug S schalten kann. Das Dashboard kann man hier herunterladen.

Shelly-Button1.jpg

Zuerst muss man sich als Administrator anmelden
Benutzername ist admin Kennwort solaranzeige

Shelly-Button2.jpg
Shelly-Button5.jpg


Dann das Panel zum Bearbeiten öffnen:


Shelly-Button3.jpg

Punkt 1: hier muss die IP Adresse von deinem Shelly Plus Plug S hinein. Bitte darauf achten, dass nichts anderes verändert wird.
Punkt 2: Das Dashboard abspeichern!


Shelly-Button4.jpg


Genauso sollte es auch mit dem Shelly Plug S funktionieren. Der hat jedoch eine andere Firmware und damit ist die Zeile 1 etwas anders. Vom Prinzip her sollte man alle Shelly's so schalten können, nur die eine Zeile ist jeweils etwas anders. (Shelly 1PM, Shelly 2.5, Shelly 3EM, usw)

Diese Zeilen sind gültig für den Shelly Plus Plug S: IP Adresse muss die von eurem Shelly sein!

Code: Alles auswählen

<a href="http://192.168.2.193/rpc/Switch.Toggle?id=0" target="frame"><button style="background: #00FF00; color: black; width: 95%; margin: 1px; margin-bottom: 5px;">Relais EIN/AUS</button> </a>
<iframe src="about:blank" name="frame" height="0" width="0" frameborder="0"/>
Diese Zeilen sind gültig für den Shelly Plug S: (noch nicht getestet!) IP Adresse muss die von eurem Shelly sein!

Code: Alles auswählen

<a href="http://192.168.2.193/relais/0?turn=toggle" target="frame"><button style="background: #00FF00; color: black; width: 95%; margin: 1px; margin-bottom: 5px;">Relais EIN/AUS</button> </a>
<iframe src="about:blank" name="frame" height="0" width="0" frameborder="0"/>
Bei Bedarf bitte melden.

Wenn man auf den Button drückt reagiert das Relais im Shella Plus Plug S sofort. Die Anzeige wird aber immer nur zur vollen Minute aktualisiert. Dort sieht man die Änderung also erst ca. 1 Minute später. Also etwas Geduld.
-----------------------------------------------------
Ulrich . . . . . . . . [ Admin ]

Zurück zu „Shelly Geräte mit original Firmware“

Wer ist online?

Mitglieder in diesem Forum: 0 Mitglieder und 0 Gäste