Shelly PM mini Gen3 inkl. Reset der Zähler.

Alle Shelly Geräte mit der originalen Firmware (Kein TASMOTA)

Moderator: Ulrich

Online
Benutzeravatar
Ulrich
Administrator
Beiträge: 6602
Registriert: Sa 7. Nov 2015, 10:33
Wohnort: Essen
Hat sich bedankt: 163 Mal
Danksagung erhalten: 918 Mal

Shelly PM mini Gen3 inkl. Reset der Zähler.

Beitrag von Ulrich »

Schritt für Schritt Anweisung, wie man das Dashboard auf seine Situation anpassen muss. Das Dashboard gibt es hier. [rechte Maustaste und dann 'Ziel Speichern unter']

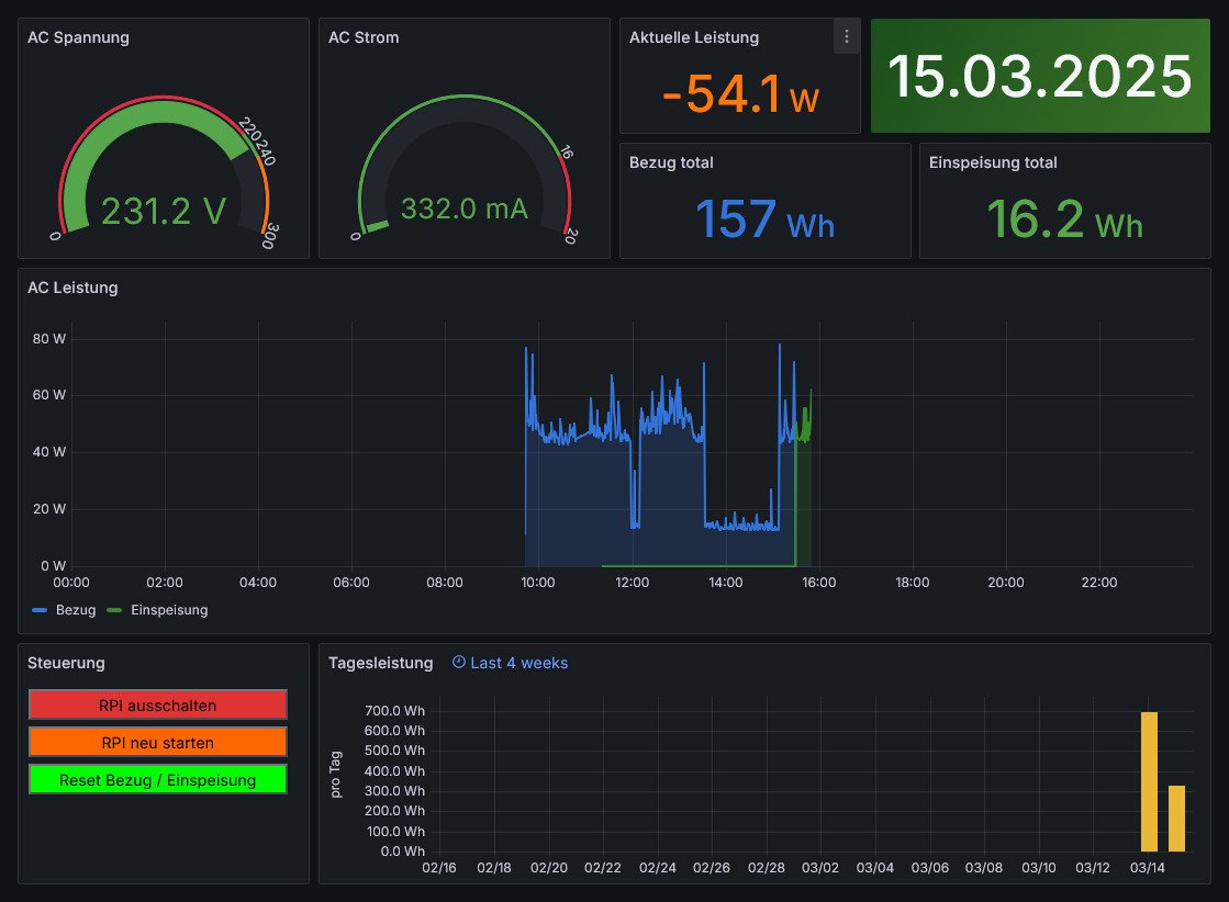
Balkonkraftwerk.jpg

So sieht das Dashboard normalerweise aus. In diesem Fall wird gerade Strom vom Balkonkraftwerk erzeugt. Das erkennt man an der negativen Leistung und an dem grünen Grafen. Grün = es wird Strom erzeugt und in das Hausnetz eingespeist. Blau = es wird aus dem Netz Strom verbraucht.
Unten links ist ein Button, mit dem die beiden Zähler "Bezug total" und "Einspeisung total" auf 0 zurückgesetzt werden kann. Damit der funktioniert, muss eine Anpassung im Dashboard gemacht werden. Zuerst bitte in Grafana sich einloggen als Administrator. Dann im Panel mit den Buttons auf "Bearbeiten" gehen.

ShellyPMmini.jpg

PMmini-Dashboard.jpg


Da, wo der rote Kreis ist, muss die IP Adresse ausgetauscht werden. Dort muss deine IP-Adresse des Shelly PM mini hineingeschrieben werden. Darauf achten, dass kein andere Buchstabe geändert wird!
Wenn man den Button betätigt, werden sofort die Zähler gelöscht, jedoch auf dem Dashboard erst zur nächsten vollen Minute angezeigt. Also etwas Geduld.

So sieht der Shelly PM mini Gen3 aus. Er hat die Maße 29 x 34 x 16 mm. Ist also recht klein. Bitte von einem Elektriker einbauen lassen.


ShellyPMminiGen3.png
ShellyPMminiGen3.png (155.32 KiB) 782 mal betrachtet
-----------------------------------------------------
Ulrich . . . . . . . . [ Admin ]

Zurück zu „Shelly Geräte mit original Firmware“

Wer ist online?

Mitglieder in diesem Forum: 0 Mitglieder und 0 Gäste